Similarweb关键词分析以及选品的一些用法
试用了一段时间Similarweb,另外Similalweb的员工也有给培训几次,目前对这个工具平台也有了些比较熟悉的操作,这篇文章就主要讲讲similarweb对关键词一些选品的一些分析方法。
主要是包含以下几个方面,尤其是前面2个是我们经常用到的,首先来看下第一个Competitive analysis来看看,这个就主要是讲一些网站流量分析的,比如我们输入一个网站域名

输入域名之后主要可以看到这个网站的简介,月访问量MAU,跳出率,访问时长流量主要分配国家等数据, 这些数据也是在我们跟一些博客论坛或者相关的媒体合作之前要做的一个步骤,一般而言跳出率月底,访问时长越长说明这个网站内容还比较不错,比较吸引人,内容质量相对高些。


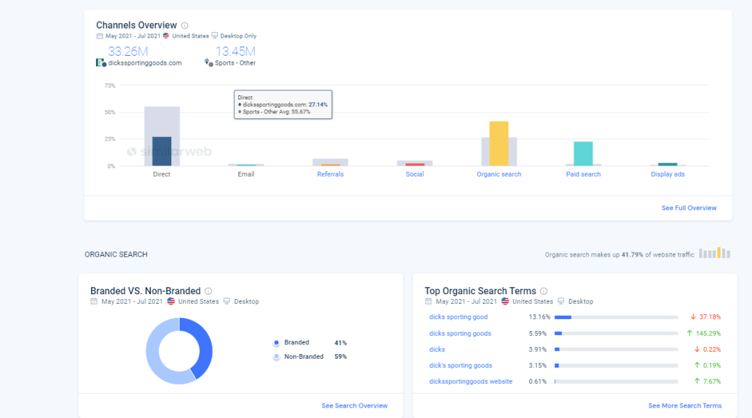
下面这部分主要就是这个网站的流量渠道来源,可以看到这个网站主要来源是主要通过Direct流量以及Organic的流量, 付费流量也占据一定的比例,整体而言还是相对比较健康的,第二章图里面品牌词以及非品牌词占比情况以及主要的Organic搜索词以及投放的广告文案,关键词的部分稍后做分析,先把下面的引荐的一些网站看下



主要流量引荐的一些来源,可以看到SD占据的比较比较高,coupon跟rebates类目,以及搜索,sports等多些。

以上主要是利用Similarweb对某个网站的流量,渠道分布以及引荐网站有个大概初步的了解,这也是我们在跟某个网站合作之前要简单做的一个调查。
有个Top organic page的页面可以看到这个站的主要流量分布在哪里,主要流量都带到了哪些产品的页面上,其实可以看到上面的很多还是Bike跟皮划艇跟下面的他们主要投放的关键词是相对保持一致的

另外也可以去看这个网站到加购的页面,付款成功的页面就可以大概测算下这个网站的加购率,转化率等大概的情况,根据这些再根据整体的网站访问量,就可以大概测算下这个网站的销售额大概什么样子的。

Similarweb有个Organic competitor的功能很不错,可以推荐很多其他比较类似的网站,可以是竞品的网站也可以是相关的科技媒体,博客论坛的网站,比如我输入cnet这个媒体的,然后根据Industry可以推荐很多比较相关或者类的媒体,比如tomsguide, techradar等,这个工具就非常有利于我们开发比较相近相关的一些网站,举一反三跟Similarsites的功能有些接近。

可以看到第二行有个search overlap的重叠率,分值越高说明跟这个网站的用户的重叠率会比较高些,记得这对之前做跟媒体合作的营销也有很大的借鉴意义,看我们营销的目的是触达更多人群还是让受众人群多次看到,如果是触达更多人群最好选择重叠率较低的媒体合作,如果是受众人群多次触达,那就选择重叠率较高的媒体。
接下来主要的功能就是可以看到竞品的Paid Search,可以看到付费搜索带来的流量以及主要买了哪些词,根据词的买量情况是主要品牌词,还是大众的产品词也可以大概看出他们的主要投放结构以及趋势变化情况等。


其实也可以反推,根据竞品目前在主要买哪些词也可以大概猜测下目前主要在主推哪些产品根据change的情况,后面还有这个词的搜索量Volume以及出价的CPC,也可以作为我们选品的一个很重要的依据,搜索量大说明这个产品有很多的人搜索,有很大的市场,如果出价低还是高客单的话基本上是个不错的产品。
从上面的截图可以看出目前这个站主要在推一些单车,哑铃跟皮划艇的产品,这些产品的搜索量都还不错,出价也相对低些,其实我们都可以把这些产品关键词给导出去分析是不是有适合自己的做的产品,也是选品一个很好的参考。接下来会讲到用similarweb更详细的一些选品方法。
在Paid search页面可以看到目前网站主要投放的SEM关键词以及文案这些都可以很好地参考借鉴下,以及他们目前主要投放的PLA购物广告以及排名等情况,很大一部分也是在投Bike的产品。


最后一行就是可以看到Paid competitor竞品的一些投放网站以及Search overlap的重叠率,比如这个网站的search overlap最高的就是Nike.com,因为dicksport这个站的很多也是在卖运动鞋的,既然这2个网站的用户重合度相对高些,那我是不是可以思考下如果我要买一些竞品的流量的时候,这些重合度比较高的网站的关键词是不是可以买一些试试。另外还有一个办法就是Similarweb也可以看到某个网站的主要引荐流量,我们把展示广告投放到那些位置上,也是个不错截取竞品流量的好方法。

除了看到SEM跟PLA广告之外,下面也有个Display的展示广告,主要是参考一些出街的素材创意等以及主要投放的网站等,如果是比较相近的产品我们也可以把竞品投放的域名给收集起来进行相对应的投放。




接下来我们主要是来看关键词的这部分,可以看到这个网站的付费以及非付费的占比,品牌以及品牌的占比以及相对应的趋势图,以及主要的搜索来源,广告形式,可以看到主要是靠搜索,其次是购物,展示等视频等主要广告形式,搜索占据大部分,是这样的一个广告组合方式,都可以借鉴参考下以及主要投放的关键词有哪些。做好竞品的分析对于我们制定投放策略也是很好的一个参考跟借鉴。



以上的内容主要是第一部分competitive analysis的部分,主要是对网站,对竞品有个基础的认识,调研方便我们制定相对应的策略,接下来主要是看关键词以及选品这部分,主要包含下面这4个部分,keyword generator, keyword gap,keyword seasonality以及keyword by industry.

先来看keyword generator,比如以swimming pool为例,可以主要看到这个词的搜索量,一年的趋势情况,出价以及Organic&Paid Search等情况,以及这个词的排名头部网站,其实主要就是看搜索量,出价以及一年趋势情况,这些是选品很重要的参考因素,包含下面衍生出来很多的关键词都可以好好的分析看下,比如有的会加上尺寸,重量,颜色,材质等等都有可能用户比较关注的重点,也是我们选品需要着重看的地方。




如果这个产品非常的热,有比较大跟成本比较高的情况下,那我们可以是不是考虑选择这个产品周边的一些配件去卖也是很不错的。其实很好的例子就是单车,单车的成本比较高运输也不方便,但单车周边的配件一些关键词可以用这个工具爬取出来,一些风镜,头盔等等是可以考虑的,还是看搜索量,出价等等这些维度的数据。另外关于这个产品词的一些问题也是要多看看的,看看用户主要在关系哪些问题,我们在设计落地页,QA,制作广告文案素材等都可以参考进去,抓住用户关心的问题以及痛点。

接下来就是Keyword gap的功能,这个功能主要是两个网站相比较关键词的流量占比情况,比如就以刚刚的两个网站https://www.dickssportinggoods.com/跟nike相比较,这2个网站的search overlap重叠率比较高些,当然最好是拿自己的网站跟竞品的相对比,看看一些词的占比以及差距等情况。

接下来的功能是keyword seasonality也是我经常使用的选品的一个功能,主要有2种方式一种是根据已有的industry去选另外一种就是自定义,我经常使用的是自定义的,比如刚开始的我们不太确定选哪些产品可以先从整个大盘去看,因为amazon,ebay,aliexpress等这些都是购物平台,上面的词除了品牌词之外大部分都是产品词,那我们就可以输入这几个网站的域名去看大盘的一些情况
比如我先输入Amazon.com的来看,因为Amazon上的产品比较广泛基本上涵盖了大部分,排除掉brand kws之后就会出现下面的截图,可以看到产品词,产品淡旺季,有深色背景的代表忘记,搜索量以及出价,头部leader等,比如现在是9月份初,那我们在选品的时候可以着重看下旺季高峰期是最后一个季度的一些产品,然后去分析出价,搜索量,利润率,竞争程度等等综合考量,做不做这个产品,都可以把这些产品数据给导出去去分析,算是看整个大盘的一些数据。

当然你也输入ebay,aliexpress或者你所做国家的一些去分析,可以把这些数据给整合起来,从平台看算是个大盘的数据,范围放的比较广泛。如果你已经确定要做的类目,也可以把竞品的一些垂直网站输入进去分析,比如我们主要做健身器材的那我把头部比较垂直的一些网站比如下面这些输入进去去看这个健身品类的一些产品情况,通过行业分析(对比10家竞品),我们发现treadmill , recumbent bike, weight set, spin bike 都是健身器材行业里消费者最关注的热门产品,发现在健身器材行业里有些关键词是季节性的,也就是说在某个特定时间段消费者会特别关注某一产品,例如 treadmill 和elliptical这两个产品,每年的1,2,3,11,12月份消费者需求更大,dumbell则在每年的1,3,6,7 ,12 关注点更高,导出来的数据也是很详细的,对于选品帮助很大,可以批量协助我们快速看大盘或者某个垂直品类产品的一些情况,也可以根据搜索量出价做个过滤根据需求。


这个主要是用keyword seasonality的一些功能去看产品词的趋势,搜索量,出价等情况,还有个根据insdusty的功能感觉没有自定义的功能强大就相对用的比较少些,很多的功能跟sermush比较相近,sermush也是选品经常用到的一个比较不错的工具可以进行高级过滤,选出符合条件的产品词。另外还可以对某个关键词进行监测追踪最近的一些变化情况,尤其是对竞品的监测追踪。
还有其他几个功能不是经常使用,就不在这里写了最常用的功能还是上面提高的2大点一个是网站流量的分析,MAU,跳出率,流量来源,广告素材,主要关键词等,另外一个就是对关键词的分析,出价,搜索量,一年的淡旺季等作为选品的重要依据。其实如果深挖的话可以挖到不少对我们用的数据,还是要多慢慢研究,欢迎多交流。最近好久没用更新了,经常遇到一些催更的关注者,非常感谢哈以后争取经常更新。

试用了一段时间Similarweb,另外Similalweb的员工也有给培训几次,目前对这个工具平台也有了些比较熟悉的操作,这篇文章就主要讲讲similarweb对关键词一些选品的一些分析方法。
主要是包含以下几个方面,尤其是前面2个是我们经常用到的,首先来看下第一个Competitive analysis来看看,这个就主要是讲一些网站流量分析的,比如我们输入一个网站域名

输入域名之后主要可以看到这个网站的简介,月访问量MAU,跳出率,访问时长流量主要分配国家等数据, 这些数据也是在我们跟一些博客论坛或者相关的媒体合作之前要做的一个步骤,一般而言跳出率月底,访问时长越长说明这个网站内容还比较不错,比较吸引人,内容质量相对高些。


下面这部分主要就是这个网站的流量渠道来源,可以看到这个网站主要来源是主要通过Direct流量以及Organic的流量, 付费流量也占据一定的比例,整体而言还是相对比较健康的,第二章图里面品牌词以及非品牌词占比情况以及主要的Organic搜索词以及投放的广告文案,关键词的部分稍后做分析,先把下面的引荐的一些网站看下



主要流量引荐的一些来源,可以看到SD占据的比较比较高,coupon跟rebates类目,以及搜索,sports等多些。

以上主要是利用Similarweb对某个网站的流量,渠道分布以及引荐网站有个大概初步的了解,这也是我们在跟某个网站合作之前要简单做的一个调查。
有个Top organic page的页面可以看到这个站的主要流量分布在哪里,主要流量都带到了哪些产品的页面上,其实可以看到上面的很多还是Bike跟皮划艇跟下面的他们主要投放的关键词是相对保持一致的

另外也可以去看这个网站到加购的页面,付款成功的页面就可以大概测算下这个网站的加购率,转化率等大概的情况,根据这些再根据整体的网站访问量,就可以大概测算下这个网站的销售额大概什么样子的。

Similarweb有个Organic competitor的功能很不错,可以推荐很多其他比较类似的网站,可以是竞品的网站也可以是相关的科技媒体,博客论坛的网站,比如我输入cnet这个媒体的,然后根据Industry可以推荐很多比较相关或者类的媒体,比如tomsguide, techradar等,这个工具就非常有利于我们开发比较相近相关的一些网站,举一反三跟Similarsites的功能有些接近。

可以看到第二行有个search overlap的重叠率,分值越高说明跟这个网站的用户的重叠率会比较高些,记得这对之前做跟媒体合作的营销也有很大的借鉴意义,看我们营销的目的是触达更多人群还是让受众人群多次看到,如果是触达更多人群最好选择重叠率较低的媒体合作,如果是受众人群多次触达,那就选择重叠率较高的媒体。
接下来主要的功能就是可以看到竞品的Paid Search,可以看到付费搜索带来的流量以及主要买了哪些词,根据词的买量情况是主要品牌词,还是大众的产品词也可以大概看出他们的主要投放结构以及趋势变化情况等。


其实也可以反推,根据竞品目前在主要买哪些词也可以大概猜测下目前主要在主推哪些产品根据change的情况,后面还有这个词的搜索量Volume以及出价的CPC,也可以作为我们选品的一个很重要的依据,搜索量大说明这个产品有很多的人搜索,有很大的市场,如果出价低还是高客单的话基本上是个不错的产品。
从上面的截图可以看出目前这个站主要在推一些单车,哑铃跟皮划艇的产品,这些产品的搜索量都还不错,出价也相对低些,其实我们都可以把这些产品关键词给导出去分析是不是有适合自己的做的产品,也是选品一个很好的参考。接下来会讲到用similarweb更详细的一些选品方法。
在Paid search页面可以看到目前网站主要投放的SEM关键词以及文案这些都可以很好地参考借鉴下,以及他们目前主要投放的PLA购物广告以及排名等情况,很大一部分也是在投Bike的产品。


最后一行就是可以看到Paid competitor竞品的一些投放网站以及Search overlap的重叠率,比如这个网站的search overlap最高的就是Nike.com,因为dicksport这个站的很多也是在卖运动鞋的,既然这2个网站的用户重合度相对高些,那我是不是可以思考下如果我要买一些竞品的流量的时候,这些重合度比较高的网站的关键词是不是可以买一些试试。另外还有一个办法就是Similarweb也可以看到某个网站的主要引荐流量,我们把展示广告投放到那些位置上,也是个不错截取竞品流量的好方法。

除了看到SEM跟PLA广告之外,下面也有个Display的展示广告,主要是参考一些出街的素材创意等以及主要投放的网站等,如果是比较相近的产品我们也可以把竞品投放的域名给收集起来进行相对应的投放。




接下来我们主要是来看关键词的这部分,可以看到这个网站的付费以及非付费的占比,品牌以及品牌的占比以及相对应的趋势图,以及主要的搜索来源,广告形式,可以看到主要是靠搜索,其次是购物,展示等视频等主要广告形式,搜索占据大部分,是这样的一个广告组合方式,都可以借鉴参考下以及主要投放的关键词有哪些。做好竞品的分析对于我们制定投放策略也是很好的一个参考跟借鉴。



以上的内容主要是第一部分competitive analysis的部分,主要是对网站,对竞品有个基础的认识,调研方便我们制定相对应的策略,接下来主要是看关键词以及选品这部分,主要包含下面这4个部分,keyword generator, keyword gap,keyword seasonality以及keyword by industry.

先来看keyword generator,比如以swimming pool为例,可以主要看到这个词的搜索量,一年的趋势情况,出价以及Organic&Paid Search等情况,以及这个词的排名头部网站,其实主要就是看搜索量,出价以及一年趋势情况,这些是选品很重要的参考因素,包含下面衍生出来很多的关键词都可以好好的分析看下,比如有的会加上尺寸,重量,颜色,材质等等都有可能用户比较关注的重点,也是我们选品需要着重看的地方。




如果这个产品非常的热,有比较大跟成本比较高的情况下,那我们可以是不是考虑选择这个产品周边的一些配件去卖也是很不错的。其实很好的例子就是单车,单车的成本比较高运输也不方便,但单车周边的配件一些关键词可以用这个工具爬取出来,一些风镜,头盔等等是可以考虑的,还是看搜索量,出价等等这些维度的数据。另外关于这个产品词的一些问题也是要多看看的,看看用户主要在关系哪些问题,我们在设计落地页,QA,制作广告文案素材等都可以参考进去,抓住用户关心的问题以及痛点。

接下来就是Keyword gap的功能,这个功能主要是两个网站相比较关键词的流量占比情况,比如就以刚刚的两个网站https://www.dickssportinggoods.com/跟nike相比较,这2个网站的search overlap重叠率比较高些,当然最好是拿自己的网站跟竞品的相对比,看看一些词的占比以及差距等情况。

接下来的功能是keyword seasonality也是我经常使用的选品的一个功能,主要有2种方式一种是根据已有的industry去选另外一种就是自定义,我经常使用的是自定义的,比如刚开始的我们不太确定选哪些产品可以先从整个大盘去看,因为amazon,ebay,aliexpress等这些都是购物平台,上面的词除了品牌词之外大部分都是产品词,那我们就可以输入这几个网站的域名去看大盘的一些情况
比如我先输入Amazon.com的来看,因为Amazon上的产品比较广泛基本上涵盖了大部分,排除掉brand kws之后就会出现下面的截图,可以看到产品词,产品淡旺季,有深色背景的代表忘记,搜索量以及出价,头部leader等,比如现在是9月份初,那我们在选品的时候可以着重看下旺季高峰期是最后一个季度的一些产品,然后去分析出价,搜索量,利润率,竞争程度等等综合考量,做不做这个产品,都可以把这些产品数据给导出去去分析,算是看整个大盘的一些数据。

当然你也输入ebay,aliexpress或者你所做国家的一些去分析,可以把这些数据给整合起来,从平台看算是个大盘的数据,范围放的比较广泛。如果你已经确定要做的类目,也可以把竞品的一些垂直网站输入进去分析,比如我们主要做健身器材的那我把头部比较垂直的一些网站比如下面这些输入进去去看这个健身品类的一些产品情况,通过行业分析(对比10家竞品),我们发现treadmill , recumbent bike, weight set, spin bike 都是健身器材行业里消费者最关注的热门产品,发现在健身器材行业里有些关键词是季节性的,也就是说在某个特定时间段消费者会特别关注某一产品,例如 treadmill 和elliptical这两个产品,每年的1,2,3,11,12月份消费者需求更大,dumbell则在每年的1,3,6,7 ,12 关注点更高,导出来的数据也是很详细的,对于选品帮助很大,可以批量协助我们快速看大盘或者某个垂直品类产品的一些情况,也可以根据搜索量出价做个过滤根据需求。


这个主要是用keyword seasonality的一些功能去看产品词的趋势,搜索量,出价等情况,还有个根据insdusty的功能感觉没有自定义的功能强大就相对用的比较少些,很多的功能跟sermush比较相近,sermush也是选品经常用到的一个比较不错的工具可以进行高级过滤,选出符合条件的产品词。另外还可以对某个关键词进行监测追踪最近的一些变化情况,尤其是对竞品的监测追踪。
还有其他几个功能不是经常使用,就不在这里写了最常用的功能还是上面提高的2大点一个是网站流量的分析,MAU,跳出率,流量来源,广告素材,主要关键词等,另外一个就是对关键词的分析,出价,搜索量,一年的淡旺季等作为选品的重要依据。其实如果深挖的话可以挖到不少对我们用的数据,还是要多慢慢研究,欢迎多交流。最近好久没用更新了,经常遇到一些催更的关注者,非常感谢哈以后争取经常更新。




福建
12-12 周五











