2026 亚马逊纯白帽广告实操指南:新品冲榜 + 老店稳量全适用
AI设计/3D打印/欧洲市场实战拆解,点击报名

Regan跨境
Regan跨境,致力于帮助更多的卖家成功品牌出海,只做长期且有价值的事情。

Regan跨境:卖家精灵工具粉丝福利


一
冲爆款打法
冲爆款的核心逻辑的是:聚焦优势关键词,集中资源打造排名优势,短期内实现流量与销量的爆发式增长。
01
关键词分层
关键词是广告的基石,按 ABA 排名可分为三大类,不同类型关键词的投放策略各有侧重:
头部大词(ABA 排名 1 万名以内):每日搜索量可达数万次,是流量高地但竞争激烈。新品无需硬刚顶级大词,可选择 1-2 个风口型、垄断度低的核心词,单个关键词单独开设广告活动,方便控制预算、调整出价和监控排名。这类关键词能快速带来海量曝光,为冲榜奠定基础。
腰部词(ABA 排名 1 万 - 10 万):竞争相对缓和,精准度高,是高性价比流量来源。筛选 5-10 个与产品高度相关的腰部词,集中在一个广告活动中设置多个广告组投放,以较低成本获取精准曝光,轻松实现转化。
长尾词(ABA 排名 10 万名开外):单个流量虽小,但精准度极高,暗藏 “黑马” 潜力。将不相关长尾词排除后,其余长尾词打包放入一个广告活动,以低价测试效果。一旦发现订单多、转化率高的优质长尾词,立即升级推广力度,培养成新的流量增长点。
02
关联流量
当广告活动产生出单词后,可通过两种方式打造关联流量:一是用出单词在平台搜索,将相关产品打包推广;二是借助 ABA 数据反查出单词下排名靠前的产品,联动推广扩大流量入口。关联流量虽非核心,但能有效补充流量来源,提升产品曝光广度。
03
广告结构搭建流程
统计主要竞品 ASIN 在搜索结果前三页的关键词数量,以及自然排名前十五的关键词(首页位置才能获得稳定流量); 通过流量洞察工具分析竞品不同层级关键词的数量占比与展示量占比,判断其广告打法; 整理关键词表格,完成头部词、腰部词、长尾词的分类筛选; 按分类搭建广告活动:头部词单独建活动,腰部词集中建活动多组投放,长尾词打包低价测试。
04
爆款打法案例分享

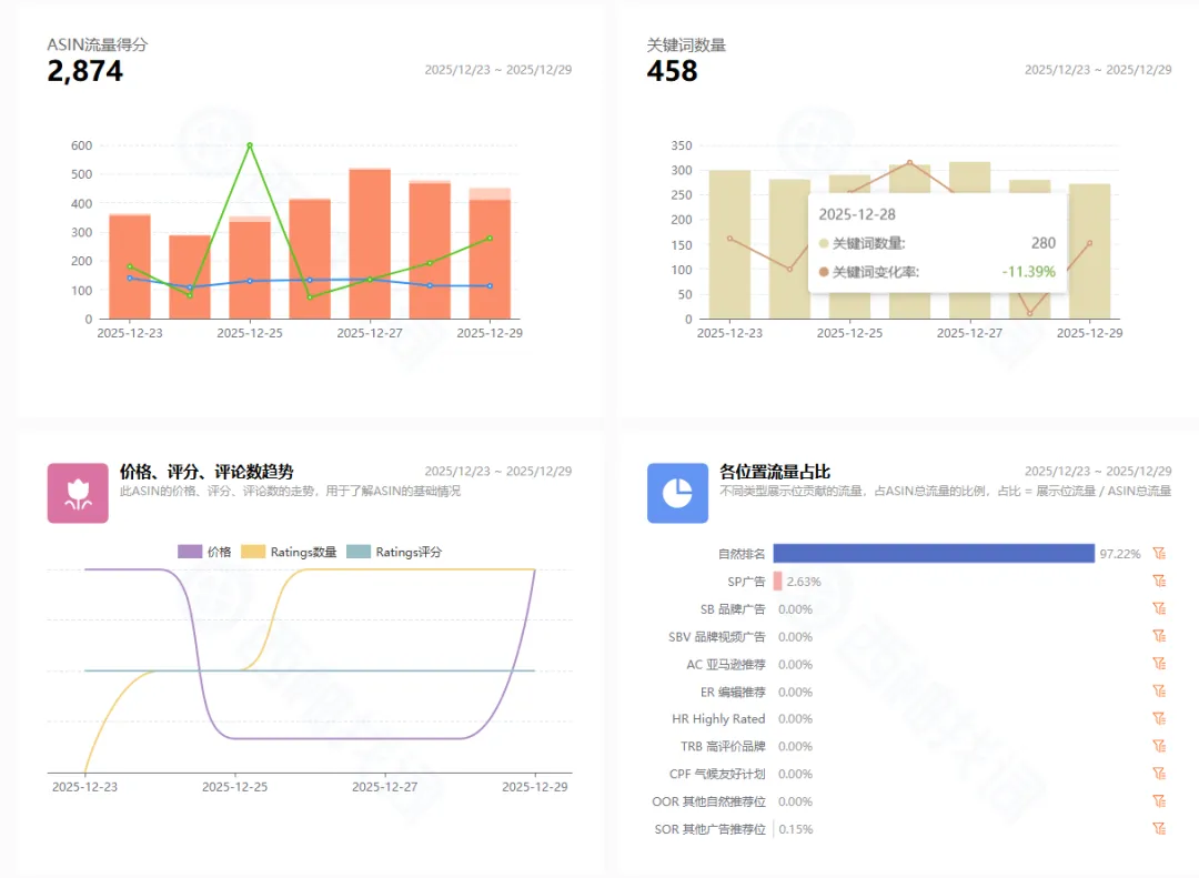
以“Nightstands” 边桌类目为例,该类目市场规模大,但利润空间相对较窄,FBA 尾程费用高。选取的案例新品于 12 月 5 日上架,1个月内冲到新品榜第1名,其核心打法值得借鉴:

竞品选择:聚焦近 3 个月上架、冲榜快的新店铺新品,这类产品的推广策略更具参考性,避免选择大品牌新品(参考价值有限);

流量突破:通过工具监测,新品 12 月 7日起产生流量,12 月 12 日后流量急剧上升,7 天流量得分达 2874 分,接近头部产品的 :3705分,核心在于快速提升关键词流量量级;

关键词布局:在 458个展现关键词中,8个头部词流量占比 41.56%,采用强攻头部大词的激进打法,广告排名普遍优于自然排名;


广告投放:头部词选 SP 广告,优先投放自然排名靠后但流量大的词(如 “night stand”“side tables bedroom”),精准匹配 + 固定竞价 + 首页顶部广告位,每日调整出价抢占坑位;

腰部词选择 “nightstand with drawer” 等相关词,词组匹配 + 固定竞价 + 首页广告位,设置点击额度控制无效花费;
长尾词以 0.2 低价精准匹配测试,优质词升级推广。

冲爆款打法短期效果显著,但成本高昂,流量获取成本和库存成本均较高,可能面临资金链断裂风险。仅建议用于公司核心战略产品,且需确保预算充足,能支撑产品推至 BSR 前列;非核心产品或预算有限时,不建议盲目采用。

二
稳扎稳打打法
对于多数卖家而言,稳扎稳打的广告策略更具普适性,通过搭建完善的广告框架,逐步优化流量质量与转化效率,实现长期稳定盈利。
广告框架搭建:多维度覆盖流量

01
自动广告活动(广告 A)
固定竞价,出价参考建议竞价,宽泛匹配时可适当降价。既能保证基础曝光,又能控制成本,通过宽泛匹配触达潜在受众,为后续精准投放积累数据。
02
手动关键词广告活动
广告 B(核心大词广泛匹配):固定竞价,出价低于建议竞价,低价引流获取泛流量;
广告 C(中长尾词词组匹配):固定竞价,出价略高于建议竞价,关键词源于自动广告出单词,提升匹配精准度;
广告 D(长尾词精准匹配):固定竞价,出价适度高于建议竞价,精准触达目标用户,提高转化效率。
03
手动 ASIN 投放
广告 E(品类投放):固定竞价,出价低于建议竞价,选择价格高、星级低的竞品投放,突出性价比;
广告 F(竞品 ASIN 投放):固定竞价,出价略高于建议竞价,针对竞品抢夺用户,扩大市场份额;
广告 G(自我 ASIN 投放):固定竞价,出价低于建议竞价,保护主力产品流量,防止对手抢占详情页。
04
SB 广告活动(广告 H)
选择 SP 广告中表现优异的关键词投放 SBV 视频广告,借助视频展示产品亮点,提升品牌知名度。
05
SD 广告活动
广告 I(商品投放 - 进攻):出价稍低于建议竞价,投放有优势的 ASIN,主动抢占市场;
广告 J(商品投放 - 防守):最低建议竞价,用自家产品保护主力 ASIN,守住流量阵地。
广告类型解析
SP 广告:自动广告操作简便,适合新手探索市场;手动广告需较强的关键词研究能力,精准度更高,是卖家核心投放方式。 SB 广告:关键词投放因搜索结果页位置优越,曝光机会多,是主要投放方式;类目和竞品定位广告效果较差,较少采用。 SD 广告:类目定位投放是主流进攻策略,精准打击目标客户;受众投放使用频率较低,需结合产品属性谨慎选择。
广告优化核心策略
竞价策略
动态竞价(提高与降低):适用于成熟、库存充足且排名小类目前 25 的 ASIN,最大化转化效益;
固定竞价:适用于新品或断货后补货的 ASIN,卖家自主控制出价,积累数据;
动态竞价(仅降低):适用于自然流量充足或库存不足的成熟 ASIN,节省广告成本。
广告位选择
冲排名:重点投放 Top of Search(搜索结果首页顶部),借助高曝光提升订单量,带动自然排名上涨;
低成本捡漏:主要投放 Product Page(商品详情页),以低成本获取基础曝光和订单。
匹配策略
广泛匹配:曝光广,适合广告初期探索市场,挖掘潜在关键词;
词组匹配:平衡精准度与流量,适用于有一定市场认知的产品,提升转化效率;
精确匹配:精准度最高,流量最少,适合预算有限、追求高转化的场景(如特定产品型号推广)。

三
突破流量瓶颈
当广告投放进入瓶颈期,需从关键词、目标设定、监控优化三个维度精准突破,实现流量与转化的二次增长。
(一)锁定重点关键词
流量优先:选择流量规模大的关键词,亚马逊市场关键词流量多呈 “二八分布”,80% 流量集中在 20% 头部关键词,需借助工具查询关键词趋势,重点关注通用性强、流量稳定或季节性波动大的词;

竞争分析:通过后台品牌分析工具,查看热门搜索词的点击占比和转化率份额,避开 “点击高、转化高” 的强势竞品,选择竞品排名薄弱、垄断度低的关键词作为突破点;

相关性判断:相关性越强,转化概率越大。

(二)明确目标与 ROI 底线
目标导向:若目标是头部卖家,聚焦重点关键词正面竞争;若追求稳定利润,采用稳扎稳打策略,逐步优化全量关键词; ROI 设定:提前规划不同关键词的可承受亏损范围或盈利目标,为后续策略调整提供依据,避免盲目投放。
(三)实时监控
1.排名监控:每天用第三方工具(如卖家精灵等)监控重点关键词的页面排名,力争进入前四(搜索结果第一行),最大化曝光;



2.费用与排名联动:密切关注广告费涨跌与 SP 广告实时排名,若目标是头部卖家,需确保产品在搜索结果头部位置稳定展示;
3.CPC 关注:竞争激烈类目头部关键词的 CPC 可能高达 20 美金,需通过前台搜索直观监控广告位置,及时调整出价。也可以通过工具计算展示位出价

(四)ROI 过低的调整策略
若产品处于推广初期,可承受短期亏损,且有优化空间(如产品页面、描述、服务),可坚持投放并同步优化,提升转化率; 若亏损超出承受范围,且调整出价、匹配方式、广告创意后仍无改善,果断换词:从宽泛大词转向精准长尾词,或挖掘新兴潜力关键词。
亚马逊纯白帽广告的核心,在于 “精准” 与 “坚持”:精准定位关键词、精准搭建广告结构、精准优化策略,再加上持续的监控与调整。以上干货涵盖了从新品起量到爆款突围的全流程打法,希望能帮你避开广告坑,实现销量与利润的双重增长。



Regan跨境
Regan跨境,致力于帮助更多的卖家成功品牌出海,只做长期且有价值的事情。

Regan跨境:卖家精灵工具粉丝福利


一
冲爆款打法
冲爆款的核心逻辑的是:聚焦优势关键词,集中资源打造排名优势,短期内实现流量与销量的爆发式增长。
01
关键词分层
关键词是广告的基石,按 ABA 排名可分为三大类,不同类型关键词的投放策略各有侧重:
头部大词(ABA 排名 1 万名以内):每日搜索量可达数万次,是流量高地但竞争激烈。新品无需硬刚顶级大词,可选择 1-2 个风口型、垄断度低的核心词,单个关键词单独开设广告活动,方便控制预算、调整出价和监控排名。这类关键词能快速带来海量曝光,为冲榜奠定基础。
腰部词(ABA 排名 1 万 - 10 万):竞争相对缓和,精准度高,是高性价比流量来源。筛选 5-10 个与产品高度相关的腰部词,集中在一个广告活动中设置多个广告组投放,以较低成本获取精准曝光,轻松实现转化。
长尾词(ABA 排名 10 万名开外):单个流量虽小,但精准度极高,暗藏 “黑马” 潜力。将不相关长尾词排除后,其余长尾词打包放入一个广告活动,以低价测试效果。一旦发现订单多、转化率高的优质长尾词,立即升级推广力度,培养成新的流量增长点。
02
关联流量
当广告活动产生出单词后,可通过两种方式打造关联流量:一是用出单词在平台搜索,将相关产品打包推广;二是借助 ABA 数据反查出单词下排名靠前的产品,联动推广扩大流量入口。关联流量虽非核心,但能有效补充流量来源,提升产品曝光广度。
03
广告结构搭建流程
统计主要竞品 ASIN 在搜索结果前三页的关键词数量,以及自然排名前十五的关键词(首页位置才能获得稳定流量); 通过流量洞察工具分析竞品不同层级关键词的数量占比与展示量占比,判断其广告打法; 整理关键词表格,完成头部词、腰部词、长尾词的分类筛选; 按分类搭建广告活动:头部词单独建活动,腰部词集中建活动多组投放,长尾词打包低价测试。
04
爆款打法案例分享

以“Nightstands” 边桌类目为例,该类目市场规模大,但利润空间相对较窄,FBA 尾程费用高。选取的案例新品于 12 月 5 日上架,1个月内冲到新品榜第1名,其核心打法值得借鉴:

竞品选择:聚焦近 3 个月上架、冲榜快的新店铺新品,这类产品的推广策略更具参考性,避免选择大品牌新品(参考价值有限);

流量突破:通过工具监测,新品 12 月 7日起产生流量,12 月 12 日后流量急剧上升,7 天流量得分达 2874 分,接近头部产品的 :3705分,核心在于快速提升关键词流量量级;

关键词布局:在 458个展现关键词中,8个头部词流量占比 41.56%,采用强攻头部大词的激进打法,广告排名普遍优于自然排名;


广告投放:头部词选 SP 广告,优先投放自然排名靠后但流量大的词(如 “night stand”“side tables bedroom”),精准匹配 + 固定竞价 + 首页顶部广告位,每日调整出价抢占坑位;

腰部词选择 “nightstand with drawer” 等相关词,词组匹配 + 固定竞价 + 首页广告位,设置点击额度控制无效花费;
长尾词以 0.2 低价精准匹配测试,优质词升级推广。

冲爆款打法短期效果显著,但成本高昂,流量获取成本和库存成本均较高,可能面临资金链断裂风险。仅建议用于公司核心战略产品,且需确保预算充足,能支撑产品推至 BSR 前列;非核心产品或预算有限时,不建议盲目采用。

二
稳扎稳打打法
对于多数卖家而言,稳扎稳打的广告策略更具普适性,通过搭建完善的广告框架,逐步优化流量质量与转化效率,实现长期稳定盈利。
广告框架搭建:多维度覆盖流量

01
自动广告活动(广告 A)
固定竞价,出价参考建议竞价,宽泛匹配时可适当降价。既能保证基础曝光,又能控制成本,通过宽泛匹配触达潜在受众,为后续精准投放积累数据。
02
手动关键词广告活动
广告 B(核心大词广泛匹配):固定竞价,出价低于建议竞价,低价引流获取泛流量;
广告 C(中长尾词词组匹配):固定竞价,出价略高于建议竞价,关键词源于自动广告出单词,提升匹配精准度;
广告 D(长尾词精准匹配):固定竞价,出价适度高于建议竞价,精准触达目标用户,提高转化效率。
03
手动 ASIN 投放
广告 E(品类投放):固定竞价,出价低于建议竞价,选择价格高、星级低的竞品投放,突出性价比;
广告 F(竞品 ASIN 投放):固定竞价,出价略高于建议竞价,针对竞品抢夺用户,扩大市场份额;
广告 G(自我 ASIN 投放):固定竞价,出价低于建议竞价,保护主力产品流量,防止对手抢占详情页。
04
SB 广告活动(广告 H)
选择 SP 广告中表现优异的关键词投放 SBV 视频广告,借助视频展示产品亮点,提升品牌知名度。
05
SD 广告活动
广告 I(商品投放 - 进攻):出价稍低于建议竞价,投放有优势的 ASIN,主动抢占市场;
广告 J(商品投放 - 防守):最低建议竞价,用自家产品保护主力 ASIN,守住流量阵地。
广告类型解析
SP 广告:自动广告操作简便,适合新手探索市场;手动广告需较强的关键词研究能力,精准度更高,是卖家核心投放方式。 SB 广告:关键词投放因搜索结果页位置优越,曝光机会多,是主要投放方式;类目和竞品定位广告效果较差,较少采用。 SD 广告:类目定位投放是主流进攻策略,精准打击目标客户;受众投放使用频率较低,需结合产品属性谨慎选择。
广告优化核心策略
竞价策略
动态竞价(提高与降低):适用于成熟、库存充足且排名小类目前 25 的 ASIN,最大化转化效益;
固定竞价:适用于新品或断货后补货的 ASIN,卖家自主控制出价,积累数据;
动态竞价(仅降低):适用于自然流量充足或库存不足的成熟 ASIN,节省广告成本。
广告位选择
冲排名:重点投放 Top of Search(搜索结果首页顶部),借助高曝光提升订单量,带动自然排名上涨;
低成本捡漏:主要投放 Product Page(商品详情页),以低成本获取基础曝光和订单。
匹配策略
广泛匹配:曝光广,适合广告初期探索市场,挖掘潜在关键词;
词组匹配:平衡精准度与流量,适用于有一定市场认知的产品,提升转化效率;
精确匹配:精准度最高,流量最少,适合预算有限、追求高转化的场景(如特定产品型号推广)。

三
突破流量瓶颈
当广告投放进入瓶颈期,需从关键词、目标设定、监控优化三个维度精准突破,实现流量与转化的二次增长。
(一)锁定重点关键词
流量优先:选择流量规模大的关键词,亚马逊市场关键词流量多呈 “二八分布”,80% 流量集中在 20% 头部关键词,需借助工具查询关键词趋势,重点关注通用性强、流量稳定或季节性波动大的词;

竞争分析:通过后台品牌分析工具,查看热门搜索词的点击占比和转化率份额,避开 “点击高、转化高” 的强势竞品,选择竞品排名薄弱、垄断度低的关键词作为突破点;

相关性判断:相关性越强,转化概率越大。

(二)明确目标与 ROI 底线
目标导向:若目标是头部卖家,聚焦重点关键词正面竞争;若追求稳定利润,采用稳扎稳打策略,逐步优化全量关键词; ROI 设定:提前规划不同关键词的可承受亏损范围或盈利目标,为后续策略调整提供依据,避免盲目投放。
(三)实时监控
1.排名监控:每天用第三方工具(如卖家精灵等)监控重点关键词的页面排名,力争进入前四(搜索结果第一行),最大化曝光;



2.费用与排名联动:密切关注广告费涨跌与 SP 广告实时排名,若目标是头部卖家,需确保产品在搜索结果头部位置稳定展示;
3.CPC 关注:竞争激烈类目头部关键词的 CPC 可能高达 20 美金,需通过前台搜索直观监控广告位置,及时调整出价。也可以通过工具计算展示位出价

(四)ROI 过低的调整策略
若产品处于推广初期,可承受短期亏损,且有优化空间(如产品页面、描述、服务),可坚持投放并同步优化,提升转化率; 若亏损超出承受范围,且调整出价、匹配方式、广告创意后仍无改善,果断换词:从宽泛大词转向精准长尾词,或挖掘新兴潜力关键词。
亚马逊纯白帽广告的核心,在于 “精准” 与 “坚持”:精准定位关键词、精准搭建广告结构、精准优化策略,再加上持续的监控与调整。以上干货涵盖了从新品起量到爆款突围的全流程打法,希望能帮你避开广告坑,实现销量与利润的双重增长。







其他
04-09 周四











