亚马逊爆款选品,上架28天的假发,为啥价格高,还卖的这么好?
【亚马逊春耕大会-武汉站】运营技巧×流量获取,点击获取中小卖家成长关键要点>>>

今天聊聊深受老外喜欢的产品,假发,好像老外无论男女老少,都很喜欢。
亚马逊的这款产品,产品的材质是合成毛发,上架28天,产品评分4.0,Review数量3个,价格23.99,销量竟然有1000多个,是不是有点可不可思议?是产品太火爆了么?还是卖家的运营实力逆天?一起找一下答案!

这个产品上架时间比较短,通过卖家精灵反查关键词,目前还查不到数据,通过类似的竞品,反查了关键词数据,关键词kpop demon hunters costume 恶魔猎手服装,关键词流量占比41%,PPC竞价0.26$,关键词 rumi costume kids 鲁米儿童服装,流量占比47.26%,PPC竞价0.44$,关键词 rumi wig 鲁米假发,流量占比4.6%,PPC竞价1.27$,核心关键词竞价偏高,大的流量词竞价偏低。

通过谷歌趋势查询,rumi wig 从今年的6月底,7月初搜索大幅度增加,直到10月的万圣节,之后,趋势有下降。而爆火的原因是,《Kpop 猎魔女团》于2025年6月20日全球上线Netflix,掀起了全球的热度。查询这个,也是要做到,知其然,知其所以然!不然这个元素为什么火,火多久 都不知道,就尴尬了!

另外,关于老外为什么喜欢假发,也查了一下资料,简单来说:
当我们看到老外戴假发时,背后可能的原因是:
一位中年男性在对抗遗传性脱发。
一位职场女性为了节省早上的宝贵时间。
一位非裔女孩在展示她美丽的辫子头假发,同时保护自己的天然头发。
一位年轻人在派对上想用粉色短发造型惊艳全场。
一位律师或法官在遵循职业传统。
因此,将他们的行为简单理解为“喜欢”可能不够准确。更恰当的理解是,假发在他们的文化中是一种高度成熟、被普遍接受、且用途多样的消费品,它满足了人们从医疗(遮盖脱发)、实用(方便)、到文化表达和时尚追求的多种需求。也因此,假发,在老外的日常生活中,应用非常的成熟。
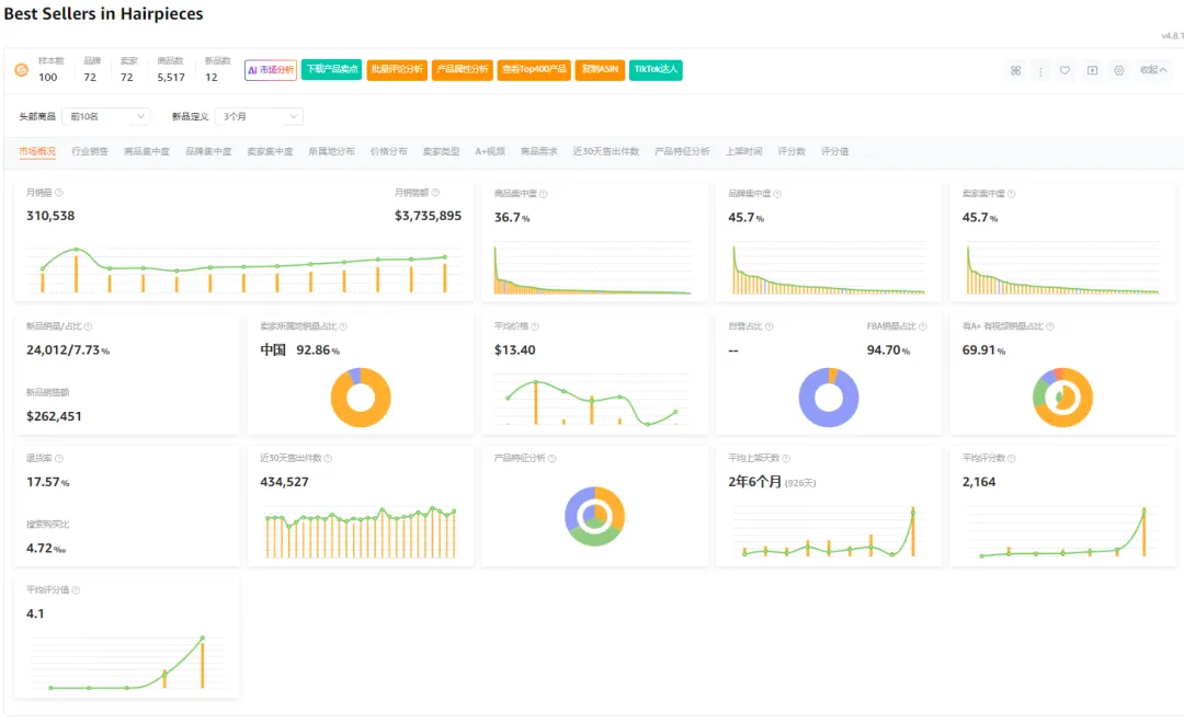
那么来看看亚马逊的假发BS榜单数据
商品集中度36.7%,品牌集中度45.7%,卖家集中度45.7%,三个集中度数据都很低,说明类目竞争程度不高,有进入的空间,月销量31W多,说明老外对于假发的需求比较强劲,市场容量大,而且中国卖家占比超过92%,假发的场地,在河南许昌,也就是胖东来发源地。但是类目的整体退货率数据17.7%,超级高,这要非常高的利润,才能够支撑这个退货,整体的新品销量占比只有7%,也说明新品进入,有一定的市场门槛,需要卖家去琢磨的,为啥三个集中度这么低的市场,新品销量占比却不高?


假发这个类目,从我看下来的感受来说,平台整体作图风格,女性用户为主,并且Listing 的变体,都是10个起步,多的更是高达50多个,价格集中在20美金上下,并且退货率高,所以,并不太适合中小卖家或者不熟悉假发这个类目的卖家
以上!



今天聊聊深受老外喜欢的产品,假发,好像老外无论男女老少,都很喜欢。
亚马逊的这款产品,产品的材质是合成毛发,上架28天,产品评分4.0,Review数量3个,价格23.99,销量竟然有1000多个,是不是有点可不可思议?是产品太火爆了么?还是卖家的运营实力逆天?一起找一下答案!

这个产品上架时间比较短,通过卖家精灵反查关键词,目前还查不到数据,通过类似的竞品,反查了关键词数据,关键词kpop demon hunters costume 恶魔猎手服装,关键词流量占比41%,PPC竞价0.26$,关键词 rumi costume kids 鲁米儿童服装,流量占比47.26%,PPC竞价0.44$,关键词 rumi wig 鲁米假发,流量占比4.6%,PPC竞价1.27$,核心关键词竞价偏高,大的流量词竞价偏低。

通过谷歌趋势查询,rumi wig 从今年的6月底,7月初搜索大幅度增加,直到10月的万圣节,之后,趋势有下降。而爆火的原因是,《Kpop 猎魔女团》于2025年6月20日全球上线Netflix,掀起了全球的热度。查询这个,也是要做到,知其然,知其所以然!不然这个元素为什么火,火多久 都不知道,就尴尬了!

另外,关于老外为什么喜欢假发,也查了一下资料,简单来说:
当我们看到老外戴假发时,背后可能的原因是:
一位中年男性在对抗遗传性脱发。
一位职场女性为了节省早上的宝贵时间。
一位非裔女孩在展示她美丽的辫子头假发,同时保护自己的天然头发。
一位年轻人在派对上想用粉色短发造型惊艳全场。
一位律师或法官在遵循职业传统。
因此,将他们的行为简单理解为“喜欢”可能不够准确。更恰当的理解是,假发在他们的文化中是一种高度成熟、被普遍接受、且用途多样的消费品,它满足了人们从医疗(遮盖脱发)、实用(方便)、到文化表达和时尚追求的多种需求。也因此,假发,在老外的日常生活中,应用非常的成熟。
那么来看看亚马逊的假发BS榜单数据
商品集中度36.7%,品牌集中度45.7%,卖家集中度45.7%,三个集中度数据都很低,说明类目竞争程度不高,有进入的空间,月销量31W多,说明老外对于假发的需求比较强劲,市场容量大,而且中国卖家占比超过92%,假发的场地,在河南许昌,也就是胖东来发源地。但是类目的整体退货率数据17.7%,超级高,这要非常高的利润,才能够支撑这个退货,整体的新品销量占比只有7%,也说明新品进入,有一定的市场门槛,需要卖家去琢磨的,为啥三个集中度这么低的市场,新品销量占比却不高?


假发这个类目,从我看下来的感受来说,平台整体作图风格,女性用户为主,并且Listing 的变体,都是10个起步,多的更是高达50多个,价格集中在20美金上下,并且退货率高,所以,并不太适合中小卖家或者不熟悉假发这个类目的卖家
以上!







其他
04-09 周四











