海卖助手停止服务!替代软件选哪款最好?
亚马逊第三方卖家工具amz4seller现在正式更名为tool4seller了
一个月以前,相信大家都已经被海卖助手即将停止一切服务的新闻刷过一次屏了。
不少卖家对此都感到很惋惜,虽然它的功能并不强大,但因为是官方出品,而且完全免费,很多卖家最关心的就是安全性和成本,因此海卖助手是不少卖家的第一选择。

然而站在亚马逊的角度上看,花费额外的人力物力,去维护一款免费的产品,可能并不是非常必要,这从海卖助手提供的功能之简单就可以看出来,亚马逊并没有非常用心在开发这款产品,毕竟这并不能为它带来任何收益。
而且近期亚马逊正在大力扶持第三方软件工具,在卖家后台开通了APPSTORE专区,专门用来收录第三方软件。
虽然上次经过了MWS授权封号事件,很多人认为亚马逊是要对第三方服务商下手。但这句话只说对了一半,准确的说,亚马逊是要对不正规的服务商下手。
目的在于规范市场,毕竟如果卖家直接提供了Access ID给服务商的话,相当于直接把你家钥匙和地址都交出去了,对方可以畅通无阻的取得你的账户数据,且无法取消绑定,想想都觉得可怕。

如今海卖助手关闭已成既定事实,而数据图表化对不少运营来说早已是做数据分析不可或缺的一部分,不少卖家不得不寻找第三方服务商作为替代。
在这里,我又要来推荐我的老朋友,tool4seller了(就是原来的amz4seller,它们最近改名了)。在店铺数据图表化这块,它们确实是深耕了比较长时间,而且纯中文界面,比较符合国人的使用习惯。

刚刚提到过,不少卖家对第三方工具最在意的就两个,一个是安全一个是成本。
安全性方面,tool4seller是进驻了亚马逊卖家后台APPSTORE的第三方工具,能进驻到卖家后台里,都是经过亚马逊官方审核的。在安全性方面便胜于市面上绝大部分第三方工具。
而在成本方面,tool4seller每月只需要99元起,对不少卖家来说这个费用可以说是没有任何压力的。
而且如往常一样,我这次也专门为我的读者们争取到了专属福利:新用户专属8折券,需要的读者可以拉到文章最底部领取。

为了避免有些新读者还没看过我之前写的文章,我再详细介绍下tool4seller的功能,首先是海卖助手与tool4seller的功能对比:

从上图一看便知,除了商品上架之外,数据类的功能tool4seller要比海卖助手强大的多。
tool4seller不仅在数据分析上支持多数据的汇总分析、交叉分析,而且具备像销售利润分析、广告管理、自动索评、手机APP等海卖助手不具备且广受卖家欢迎的实用功能。
相比之下,海卖助手仅有产品即时销售报告、产品每日关键变化报告、产品流量转化追踪报告三个功能,除了产品即时销售报告可以查询当日实时的订单数,单品的销量销售额,和每一个产品的对比,其他界面都是各个版块的趋势图,有每周、近30天的汇总趋势图。
Tool4seller核心功能可以归结为三大块:
销售数据分析
广告数据分析和评论管理
还有一个运营工具栏目作为辅助
销售数据分析
销售数据分析这块的功能也是跟海卖助手功能重合度最高的板块,在tool4seller中对应的是店铺分析类目,可以帮卖家实现商品流量分析、销售利润分析、排名追踪等多种功能。
为了方便我就直接拿官网Demo截图了,不然一个个打码太麻烦了。
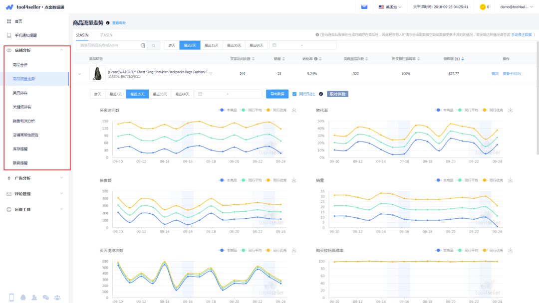
商品流量走势功能
相比上次介绍,商品流量走势功能新增了页面浏览次数和购买按钮赢得率两个指标,再加上原有的买家访问数、转化率、销售额、销量,现在可以支持六项商品流量数据的追踪对比。
将单调的销售数字转化为直观可见的走势图,方便卖家进行多种图的走势对比,支持与同行数据进行对比,了解自己产品的竞争实力。
还可以在关键事件节点上添加备忘,比如广告、促销、断货等,分析关键事件对销售带来的影响,以辅助运营人员作出相关决策,推动产品销售。

销售利润分析功能
销售利润分析功能很好的解决了中小卖家在财务管理上的需求,只需要填上商品采购成本和配送费用,软件就能够根据商品销售数据自动生成销售利润状况。
包括销售额、成本、毛利润和毛利率等,都能以图表的形式展现出来,摒弃以往繁杂的做表格的方式,节省卖家宝贵时间。

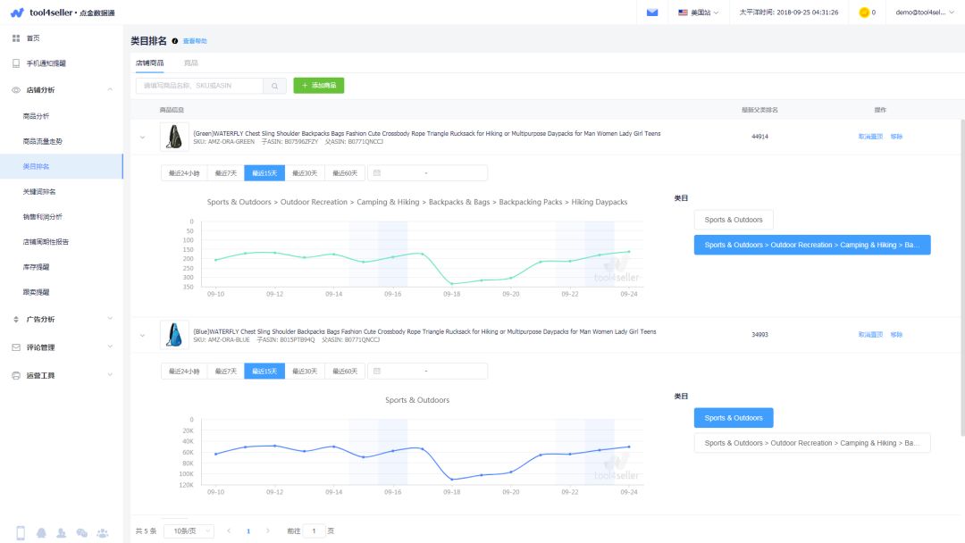
类目排名功能
关键词排名和类目排名功能分别用于追踪店铺商品或者竞品商品在指定关键词下的排名情况以及对应类目下的排名情况,让卖家对自己产品的竞争力以及竞品的动态了若指掌。
除此之外,店铺分析栏目下还有诸如店铺周期性报告,库存提醒和跟卖提醒等小功能,我就不细讲了。

广告数据分析
tool4seller的广告分析功能包含广告管理、广告业绩、广告定时调价、广告关键词优化、广告自动优化和广告排名追踪六个功能。其中广告关键词优化、广告定时调价和广告自动优化,想必是卖家比较感兴趣的功能。
广告关键词优化功能
广告关键词优化功能可以对每个关键词的取舍和出价给出优化建议,这对于新手卖家或者只知道跑自动广告的卖家来说非常实用。

广告定时调价
广告定时调价功能可以让卖家在不同时段设置不同的广告竞价,在购物高峰期调高广告竞价以获得高曝光量,获得更多订单量;同样,在购物低效期可以调低广告竞价,以避免无效点击,为卖家节省不必要的支出。

广告自动优化
广告自动优化可以为卖家自动进行广告关键词的优化,优化的方向主要是调整每个关键词的ACoS。
系统会根据卖家广告的表现自动给出一个推荐方案,同时也提供了可高度定制化的自定义规则方案,对广告比较精通的卖家可以通过这种方式提高自己分析和调整广告的效率。

评论管理
tool4seller的评论管理栏目最为核心也最为实用的就是自动索评了。
自动索评功能
自动索评功能可以在店铺收到订单后,自动向买家发送预先设置好的邮件模板,用于索取买家评论或反馈。
有的读者可能会担心这种方式是否会违反亚马逊规定,首先tool4seller能上到亚马逊卖家后台,而且APPSTORE里还专门有一个Feedback and Reviews的栏目,就说明亚马逊是允许索评的。
亚马逊禁止的是在索评邮件中明确提及索取好评以及提供奖励以换取评论,这个一定要注意一下。

APP看数据

他们家的APP做的确实非常不错,也是第三方工具中少有的在APP上做的比较深入的。
大家可以去各大应用市场或者去tool4seller的官网下载,APP的名称就叫tool4seller,Android & iOS系统都有适配,Web版本中大部分的功能,在APP上都能实现,非常好用。

亚马逊第三方卖家工具amz4seller现在正式更名为tool4seller了
一个月以前,相信大家都已经被海卖助手即将停止一切服务的新闻刷过一次屏了。
不少卖家对此都感到很惋惜,虽然它的功能并不强大,但因为是官方出品,而且完全免费,很多卖家最关心的就是安全性和成本,因此海卖助手是不少卖家的第一选择。

然而站在亚马逊的角度上看,花费额外的人力物力,去维护一款免费的产品,可能并不是非常必要,这从海卖助手提供的功能之简单就可以看出来,亚马逊并没有非常用心在开发这款产品,毕竟这并不能为它带来任何收益。
而且近期亚马逊正在大力扶持第三方软件工具,在卖家后台开通了APPSTORE专区,专门用来收录第三方软件。
虽然上次经过了MWS授权封号事件,很多人认为亚马逊是要对第三方服务商下手。但这句话只说对了一半,准确的说,亚马逊是要对不正规的服务商下手。
目的在于规范市场,毕竟如果卖家直接提供了Access ID给服务商的话,相当于直接把你家钥匙和地址都交出去了,对方可以畅通无阻的取得你的账户数据,且无法取消绑定,想想都觉得可怕。

如今海卖助手关闭已成既定事实,而数据图表化对不少运营来说早已是做数据分析不可或缺的一部分,不少卖家不得不寻找第三方服务商作为替代。
在这里,我又要来推荐我的老朋友,tool4seller了(就是原来的amz4seller,它们最近改名了)。在店铺数据图表化这块,它们确实是深耕了比较长时间,而且纯中文界面,比较符合国人的使用习惯。

刚刚提到过,不少卖家对第三方工具最在意的就两个,一个是安全一个是成本。
安全性方面,tool4seller是进驻了亚马逊卖家后台APPSTORE的第三方工具,能进驻到卖家后台里,都是经过亚马逊官方审核的。在安全性方面便胜于市面上绝大部分第三方工具。
而在成本方面,tool4seller每月只需要99元起,对不少卖家来说这个费用可以说是没有任何压力的。
而且如往常一样,我这次也专门为我的读者们争取到了专属福利:新用户专属8折券,需要的读者可以拉到文章最底部领取。

为了避免有些新读者还没看过我之前写的文章,我再详细介绍下tool4seller的功能,首先是海卖助手与tool4seller的功能对比:

从上图一看便知,除了商品上架之外,数据类的功能tool4seller要比海卖助手强大的多。
tool4seller不仅在数据分析上支持多数据的汇总分析、交叉分析,而且具备像销售利润分析、广告管理、自动索评、手机APP等海卖助手不具备且广受卖家欢迎的实用功能。
相比之下,海卖助手仅有产品即时销售报告、产品每日关键变化报告、产品流量转化追踪报告三个功能,除了产品即时销售报告可以查询当日实时的订单数,单品的销量销售额,和每一个产品的对比,其他界面都是各个版块的趋势图,有每周、近30天的汇总趋势图。
Tool4seller核心功能可以归结为三大块:
销售数据分析
广告数据分析和评论管理
还有一个运营工具栏目作为辅助
销售数据分析
销售数据分析这块的功能也是跟海卖助手功能重合度最高的板块,在tool4seller中对应的是店铺分析类目,可以帮卖家实现商品流量分析、销售利润分析、排名追踪等多种功能。
为了方便我就直接拿官网Demo截图了,不然一个个打码太麻烦了。
商品流量走势功能
相比上次介绍,商品流量走势功能新增了页面浏览次数和购买按钮赢得率两个指标,再加上原有的买家访问数、转化率、销售额、销量,现在可以支持六项商品流量数据的追踪对比。
将单调的销售数字转化为直观可见的走势图,方便卖家进行多种图的走势对比,支持与同行数据进行对比,了解自己产品的竞争实力。
还可以在关键事件节点上添加备忘,比如广告、促销、断货等,分析关键事件对销售带来的影响,以辅助运营人员作出相关决策,推动产品销售。

销售利润分析功能
销售利润分析功能很好的解决了中小卖家在财务管理上的需求,只需要填上商品采购成本和配送费用,软件就能够根据商品销售数据自动生成销售利润状况。
包括销售额、成本、毛利润和毛利率等,都能以图表的形式展现出来,摒弃以往繁杂的做表格的方式,节省卖家宝贵时间。

类目排名功能
关键词排名和类目排名功能分别用于追踪店铺商品或者竞品商品在指定关键词下的排名情况以及对应类目下的排名情况,让卖家对自己产品的竞争力以及竞品的动态了若指掌。
除此之外,店铺分析栏目下还有诸如店铺周期性报告,库存提醒和跟卖提醒等小功能,我就不细讲了。

广告数据分析
tool4seller的广告分析功能包含广告管理、广告业绩、广告定时调价、广告关键词优化、广告自动优化和广告排名追踪六个功能。其中广告关键词优化、广告定时调价和广告自动优化,想必是卖家比较感兴趣的功能。
广告关键词优化功能
广告关键词优化功能可以对每个关键词的取舍和出价给出优化建议,这对于新手卖家或者只知道跑自动广告的卖家来说非常实用。

广告定时调价
广告定时调价功能可以让卖家在不同时段设置不同的广告竞价,在购物高峰期调高广告竞价以获得高曝光量,获得更多订单量;同样,在购物低效期可以调低广告竞价,以避免无效点击,为卖家节省不必要的支出。

广告自动优化
广告自动优化可以为卖家自动进行广告关键词的优化,优化的方向主要是调整每个关键词的ACoS。
系统会根据卖家广告的表现自动给出一个推荐方案,同时也提供了可高度定制化的自定义规则方案,对广告比较精通的卖家可以通过这种方式提高自己分析和调整广告的效率。

评论管理
tool4seller的评论管理栏目最为核心也最为实用的就是自动索评了。
自动索评功能
自动索评功能可以在店铺收到订单后,自动向买家发送预先设置好的邮件模板,用于索取买家评论或反馈。
有的读者可能会担心这种方式是否会违反亚马逊规定,首先tool4seller能上到亚马逊卖家后台,而且APPSTORE里还专门有一个Feedback and Reviews的栏目,就说明亚马逊是允许索评的。
亚马逊禁止的是在索评邮件中明确提及索取好评以及提供奖励以换取评论,这个一定要注意一下。

APP看数据

他们家的APP做的确实非常不错,也是第三方工具中少有的在APP上做的比较深入的。
大家可以去各大应用市场或者去tool4seller的官网下载,APP的名称就叫tool4seller,Android & iOS系统都有适配,Web版本中大部分的功能,在APP上都能实现,非常好用。




广东
12-26 周五











