站外推广工具到底能解决什么问题?
近年来,引流成本逐年提高,流量红利期已经过去。这推动许多跨境卖家开始接触更多的品牌出海营销路径,包括海外网红营销。通过海外红人将品牌与产品加速触达海外消费者,海外网红营销以软植入的方式实现内容曝光与沉淀,帮助跨境企业在海外打开销路。
不过,做海外网红营销并不简单。找网红的第一步,许多人就会感到无从下手。有太多问题要考虑:这个网红适合带货吗?粉丝特征如何?视频播放量如何?是不是买粉丝的假网红?从前带过什么产品?小网红保证不了效果怎么办?怎样联系他?怎样谈合作?
确定1个可以合作的网红就要经历1遍极度拉扯的搜索协商过程。想顺利打通整个海外网红营销环节,铺开红人带货矩阵,使用红人营销工具变得尤为必要。
一、红人营销工具到底能解决什么问题?
l常见痛点①:手动找人效率低下
各社媒平台红人数量巨大,如果一直手动筛选海外网红、全网搜寻红人的联系方式,海外网红营销项目将会难以开展。不仅效率低,人工成本还很高。
怎样才能快速又精准地找到合适的海外网红?
l解决方案①:用工具批量寻找红人
使用工具找到合适的海外网红非常容易。有一款海外网红营销SaaS甚至有四个发掘海外网红的入口:“搜索框”、“红人筛选”、“AI红人检索”、“海外带货红人榜”。
第一个入口:首页“搜索框”

以面包机为例,在“搜索框”输入“toaster ”,可以得到推荐过面包机等厨房用品的海外红人。瀑布流形式的红人下拉菜单展现了大量微型带货达人资源。

如果在搜索框输入同行/竞品品牌名称,比如厨房用具品牌“buydean”,同样可以得到该品牌带货红人的集合。
第二个入口:“红人筛选”区
“红人筛选”区域包含6个条件:社媒平台、带货类型、红人分类、筛选国家、粉丝数、平均观看量。只要勾选条件,2秒之内就会出现批量的海外网红列表。

第三个入口:“AI红人检索”
“AI红人检索”功能可以根据产品创建“红人推荐任务”。通过输入关键词、红人所在国家、红人分类等条件,平台将智能推荐出条件符合的红人。

第四个入口:“红人排行榜”
展现三大海外带货红人排行榜,从带货数量、互动率、视频平均播放量三个角度各自评选100位海外带货网红。

只要筛选带货红人的活跃平台、国家地区、红人分类、带货类型以及粉丝数量条件,就能锁定排名Top又合适自己的海外网红。
工具借力,找海外网红也太容易啦!
那么,这些被推荐的红人质量如何呢?带着问题,让我们打开推荐红人详情页。
这位美食达人的详情页面展示了她的基础数据,包括数据分析、热点词云/擅长类目、预估报价、粉丝画像和红人近期上线视频。数据清晰,我们可以产生对网红完整印象。

红人详情页可以看到“红人粉丝的国家和性别比例”,能进行红人的受众分析,判断红人粉丝群体和产品目标受众是否相近非常容易。

另外详情页还能看到“红人的播放量和粉丝量趋势”分析:

这里可以判断红人视频的粉丝粘性,评估红人是否有潜力保证品牌推广达到目标播放量。
l常见痛点②:联系不上沟通不勤
和KOL打交道是一个漫长的过程。除了前期与红人敲定合作的过程,正式进入合作中还有确定主题,创作内容,建议修改,督促上线等等细节需要沟通配合。所有沟通内容都需要斟酌措辞,光想想就痛苦极了。
另外,海内外时差不同,有很大可能出现消息没人回的情况,这时只能干着急。更令人头疼的是没有办法批量管理博主,需要一个一个人对接。
怎样高效率地联系海外网红?
l解决方案②:用工具批量触达红人
在红人详情页点击“联系红人”后,进入平台的邮箱发件系统。

该工具的一大亮点就是邮箱系统,包括多语言邮件模板和批量邮件群发。
目前邮件模板有英语和西班牙语,官方对此解释后续会持续更新多国语言模板。而系统沟通模板当前上线了22个,覆盖了合作邀请、价格协商、合同模板、视频制作、费用结算的整个网红营销阶段。
|
|
|
|
|
|
在邮件发送过程中,有多个业务沟通环节话术可以套用,不太会英语的人在这里可以轻松完成邮件编辑填写。另外,可以在邮件里添加产品链接,或红人接单任务、创意视频参考链接。

现在,让我们试试一封邮件批量发送多个网红。
一键勾选多个红人,点击“发送邮件”,进入邮件群发状态:


据了解,平台自设邮箱系统,可以规避频繁发送邮件后邮箱封禁的问题。而且红人可以在自己国家适合的时间收到邮件,拉高邮件打开率。
另外,平台开创性实现与海外网红的站内信沟通形式。在品牌发布红人接单任务后,企业和红人就能像使用微信一样进行实时沟通。

看到这里,应该有朋友已经发现了,这款SaaS正是卧兔网络推出的WotoHub海外红人智能营销云。功能很强,堪称神器!
l常见痛点③:无法评判投入产出比
经过长时间的沟通打磨,推广视频终于上线,但企业只能通过红人视频数据看浏览量、互动量信息吗?有可能知晓投入产出比吗?有多少订单因为视频引流而来?
复盘这些信息对于企业来说是一个麻烦事,很多时候都得不到精准的红人带货数据,对于这次红人营销只能大概确定是不是正确决策。预测不了,评估不了,复盘不了,这对于付钱的企业来说有点残忍。
那么,怎样才能监控海外红人的带货效果?
l解决方案③:用工具批量管理网红
选择商品/APP推广/网站推广项目,创建“我的产品”,WotoHub平台可以实现海外红人带货效果监控的操作。

依旧以“面包机”举例,在“我的产品”可以看到以下内容:

红人短链接、上线视频链接、短链访问量、视频播放量、视频评论数、视频点赞量等数据在这里可以实时监测。
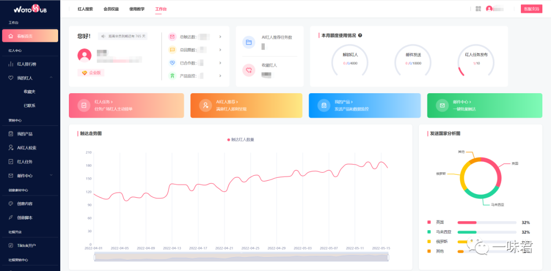
另外,WotoHub的工作台让人印象深刻。


工作台菜单根据海外网红营销流程分为6个板块:“红人中心”、“营销中心”、“创意素材中心”、“社媒营销中心”、“社媒开店”、“KOL全案营销”。系统从实际业务出发,利于用户分步开展红人开发与维护管理工作。
二、使用总结与感受
WotoHub能为跨境企业解决80%的红人营销常见问题。使用下来,最深的感受有三点:
高效
发掘、沟通、监控,用工具进行海外网红营销的每一步都在提高人效,实现1个人做10个人的工作不是说说而已。
精准
锁定海外带货红人最难的。以往综合评判红人的数据、粉丝、视频、带货经验等条件,才能发现潜力网红;现在使用工具,筛选红人一步到位,直接匹配到合适的带货网红。平台的邮件系统还能够真正实现品牌与红人的精准对接。
低成本
WotoHub内沉淀了大量粉丝量级在1万~50万的中腰部网红,实际上是一个微型网红平台。这些微型网红的特征是成本低,价格优惠。跨境企业可以在平台上实现大批量的网红对接而不用花费太多金钱。
其他值得一提的是,WotoHub内的红人都具有带货属性。在卧兔网络看来,不能带货的网红是没有商业价值的。对企业用户来说,平台上的300万纯带货网红更利于开展红人营销业务,而且省去了很多筛选与沟通步骤

近年来,引流成本逐年提高,流量红利期已经过去。这推动许多跨境卖家开始接触更多的品牌出海营销路径,包括海外网红营销。通过海外红人将品牌与产品加速触达海外消费者,海外网红营销以软植入的方式实现内容曝光与沉淀,帮助跨境企业在海外打开销路。
不过,做海外网红营销并不简单。找网红的第一步,许多人就会感到无从下手。有太多问题要考虑:这个网红适合带货吗?粉丝特征如何?视频播放量如何?是不是买粉丝的假网红?从前带过什么产品?小网红保证不了效果怎么办?怎样联系他?怎样谈合作?
确定1个可以合作的网红就要经历1遍极度拉扯的搜索协商过程。想顺利打通整个海外网红营销环节,铺开红人带货矩阵,使用红人营销工具变得尤为必要。
一、红人营销工具到底能解决什么问题?
l常见痛点①:手动找人效率低下
各社媒平台红人数量巨大,如果一直手动筛选海外网红、全网搜寻红人的联系方式,海外网红营销项目将会难以开展。不仅效率低,人工成本还很高。
怎样才能快速又精准地找到合适的海外网红?
l解决方案①:用工具批量寻找红人
使用工具找到合适的海外网红非常容易。有一款海外网红营销SaaS甚至有四个发掘海外网红的入口:“搜索框”、“红人筛选”、“AI红人检索”、“海外带货红人榜”。
第一个入口:首页“搜索框”

以面包机为例,在“搜索框”输入“toaster ”,可以得到推荐过面包机等厨房用品的海外红人。瀑布流形式的红人下拉菜单展现了大量微型带货达人资源。

如果在搜索框输入同行/竞品品牌名称,比如厨房用具品牌“buydean”,同样可以得到该品牌带货红人的集合。
第二个入口:“红人筛选”区
“红人筛选”区域包含6个条件:社媒平台、带货类型、红人分类、筛选国家、粉丝数、平均观看量。只要勾选条件,2秒之内就会出现批量的海外网红列表。

第三个入口:“AI红人检索”
“AI红人检索”功能可以根据产品创建“红人推荐任务”。通过输入关键词、红人所在国家、红人分类等条件,平台将智能推荐出条件符合的红人。

第四个入口:“红人排行榜”
展现三大海外带货红人排行榜,从带货数量、互动率、视频平均播放量三个角度各自评选100位海外带货网红。

只要筛选带货红人的活跃平台、国家地区、红人分类、带货类型以及粉丝数量条件,就能锁定排名Top又合适自己的海外网红。
工具借力,找海外网红也太容易啦!
那么,这些被推荐的红人质量如何呢?带着问题,让我们打开推荐红人详情页。
这位美食达人的详情页面展示了她的基础数据,包括数据分析、热点词云/擅长类目、预估报价、粉丝画像和红人近期上线视频。数据清晰,我们可以产生对网红完整印象。

红人详情页可以看到“红人粉丝的国家和性别比例”,能进行红人的受众分析,判断红人粉丝群体和产品目标受众是否相近非常容易。

另外详情页还能看到“红人的播放量和粉丝量趋势”分析:

这里可以判断红人视频的粉丝粘性,评估红人是否有潜力保证品牌推广达到目标播放量。
l常见痛点②:联系不上沟通不勤
和KOL打交道是一个漫长的过程。除了前期与红人敲定合作的过程,正式进入合作中还有确定主题,创作内容,建议修改,督促上线等等细节需要沟通配合。所有沟通内容都需要斟酌措辞,光想想就痛苦极了。
另外,海内外时差不同,有很大可能出现消息没人回的情况,这时只能干着急。更令人头疼的是没有办法批量管理博主,需要一个一个人对接。
怎样高效率地联系海外网红?
l解决方案②:用工具批量触达红人
在红人详情页点击“联系红人”后,进入平台的邮箱发件系统。

该工具的一大亮点就是邮箱系统,包括多语言邮件模板和批量邮件群发。
目前邮件模板有英语和西班牙语,官方对此解释后续会持续更新多国语言模板。而系统沟通模板当前上线了22个,覆盖了合作邀请、价格协商、合同模板、视频制作、费用结算的整个网红营销阶段。
|
|
|
|
|
|
在邮件发送过程中,有多个业务沟通环节话术可以套用,不太会英语的人在这里可以轻松完成邮件编辑填写。另外,可以在邮件里添加产品链接,或红人接单任务、创意视频参考链接。

现在,让我们试试一封邮件批量发送多个网红。
一键勾选多个红人,点击“发送邮件”,进入邮件群发状态:


据了解,平台自设邮箱系统,可以规避频繁发送邮件后邮箱封禁的问题。而且红人可以在自己国家适合的时间收到邮件,拉高邮件打开率。
另外,平台开创性实现与海外网红的站内信沟通形式。在品牌发布红人接单任务后,企业和红人就能像使用微信一样进行实时沟通。

看到这里,应该有朋友已经发现了,这款SaaS正是卧兔网络推出的WotoHub海外红人智能营销云。功能很强,堪称神器!
l常见痛点③:无法评判投入产出比
经过长时间的沟通打磨,推广视频终于上线,但企业只能通过红人视频数据看浏览量、互动量信息吗?有可能知晓投入产出比吗?有多少订单因为视频引流而来?
复盘这些信息对于企业来说是一个麻烦事,很多时候都得不到精准的红人带货数据,对于这次红人营销只能大概确定是不是正确决策。预测不了,评估不了,复盘不了,这对于付钱的企业来说有点残忍。
那么,怎样才能监控海外红人的带货效果?
l解决方案③:用工具批量管理网红
选择商品/APP推广/网站推广项目,创建“我的产品”,WotoHub平台可以实现海外红人带货效果监控的操作。

依旧以“面包机”举例,在“我的产品”可以看到以下内容:

红人短链接、上线视频链接、短链访问量、视频播放量、视频评论数、视频点赞量等数据在这里可以实时监测。
另外,WotoHub的工作台让人印象深刻。


工作台菜单根据海外网红营销流程分为6个板块:“红人中心”、“营销中心”、“创意素材中心”、“社媒营销中心”、“社媒开店”、“KOL全案营销”。系统从实际业务出发,利于用户分步开展红人开发与维护管理工作。
二、使用总结与感受
WotoHub能为跨境企业解决80%的红人营销常见问题。使用下来,最深的感受有三点:
高效
发掘、沟通、监控,用工具进行海外网红营销的每一步都在提高人效,实现1个人做10个人的工作不是说说而已。
精准
锁定海外带货红人最难的。以往综合评判红人的数据、粉丝、视频、带货经验等条件,才能发现潜力网红;现在使用工具,筛选红人一步到位,直接匹配到合适的带货网红。平台的邮件系统还能够真正实现品牌与红人的精准对接。
低成本
WotoHub内沉淀了大量粉丝量级在1万~50万的中腰部网红,实际上是一个微型网红平台。这些微型网红的特征是成本低,价格优惠。跨境企业可以在平台上实现大批量的网红对接而不用花费太多金钱。
其他值得一提的是,WotoHub内的红人都具有带货属性。在卧兔网络看来,不能带货的网红是没有商业价值的。对企业用户来说,平台上的300万纯带货网红更利于开展红人营销业务,而且省去了很多筛选与沟通步骤










福建
12-12 周五











