欧美夏日户外烧烤旺季爆发!45亿美元市场里藏着这类蓝海爆款,你见过吗?
AI设计/3D打印/欧洲市场实战拆解,点击报名
每年夏季,欧美老外都会在自己的house举办很多户外活动,后园户外烧烤及游泳池派对比较热门。
其中美国是户外烧烤产品最大的市场之一。据Grand View Research 的报告显示 ,2021 年美国户外烧烤行业的收入销售额增长到 61 亿美元,美国户外厨房市场预计到 2030 年将达到 139.278 亿美元,2025 - 2030 年的复合年增长率为 8%;据 Mordor Intelligence 报告,2024 年美国烧烤烤架市场规模约为 33.8 亿美元,预计到2029 年将达到 45.7 亿美元,2024 - 2029 年的复合年增长率为 6.23%。
● 70%的美国家庭至少拥有一个烤架或烟熏炉;
● 大部分拥有户外烧烤炉的人会全年使用, 尤其是在夏季使用频率最高;
● 烧烤不仅仅是一项聚会活动, 20%以上拥有户外烧烤架的人会用来准备了早餐;
● 受欢迎的烧烤日子: 4-10月的各项庆祝日活动,尤其集中在夏季,泳池及户外烧烤派对;

粗略知道了这个选品大方向,因为对这个类目并不是很了解,目前我没有具体的选品思路,所以借助AI选品功能快速找到相对应的产品。
选择了卖家穿海的AI对话选品功能,快速注册免费试用按需填写了我的实际经营情况,具体选择了这个outdoor cooking类目,AI10秒就推荐了相关的100+个产品,扩展我的选品思路。

通过查看产品机会指数(50%以上)以及产品上架时间(3月份上架新品),我初步筛选了这款带手柄的烧烤架油脂杯替换件产品。
接下来我们一起看看这款产品的市场表现,快速判断有无可做的机会。

市场容量:该小类产品总数5k+,月销量15w+ ,月销售额280w+,市场容量中上,有可做的市场空间。
垄断率:卖家垄断系数:31.68;品牌垄断系数:25.59%;listing垄断系数:18.49%,基本合格,暂无有品牌或卖家出现明显的垄断情况;top100销量图明显看到每个区间排名都有明显的新品进入。

退货率:小类1.52,情况还好售后成本不会过高;市场均价:10-20刀占比最高;小类平均评分:4.7,说明这个小类的质量和售后基本表现良好。CPC均价:0.89刀,低于普遍的1刀标准,广告流量成本不高。
类目流量词搜索趋势:发现主要的三大流量词在6月份和12月左右出现明显的搜索峰值,客户在这两个阶段的需求最为旺盛,预测估计是夏季家庭户外派对和年末各种大节活动的需求。


该产品3月份上架,售价21.99刀左右,平均每月销售100+组,毛利率60%,FBA运费5.5刀左右,含推广的成本每单毛利大概有7刀左右。
产品包含一个带柄油脂杯+20个锡纸衬垫,适合大多数尺寸的烤架,进一步到亚马逊前台查看发现该小类产品大多只有带柄油脂杯销售,新品多为带柄油脂杯+一次性锡纸配套,解决了每次清洁的痛点,从而差异化突围。


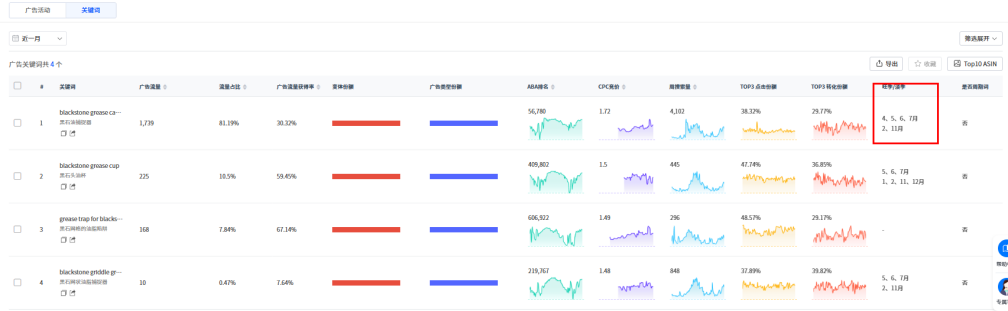
该选品目前只开了2组sp广告活动,其中广告流量大的那组关键词腰部词占比较高,说明这款产品具有一定的搜索量但竞争程度相对较低,目前流量性价比较高,适合资金一般的卖家做新品推广。

进一步通过关键词发现该产品在夏季以及年末大促时流量情况较好,因为这两个时段的需求量较高。


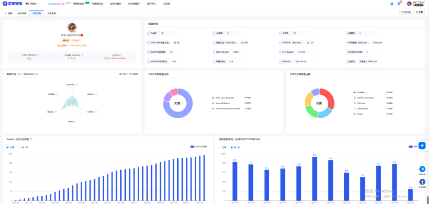
通过卖家穿海的卖家评分图,快速注册免费试用可以看到卖家的体量和类目通晓度比较强,选品能力和营销能力较弱,也就是说卖家的销售额、销售量和对类目的熟悉度比较厉害,但具体选品和广告推广能力较弱,我们再进一步看看该卖家的真正实力。
卖家开店时间在2021年,主营家居园艺类目,bsr100月销量523,月销售额1w刀左右,实力一般,卖家评级5分,说明卖家的选品通常无质量货售后问题。

该产品不在他的TOP10ASIN,换句话说就是他会没那么关注这个产品,后续的话我们可以选择从listing优化及广告推广能力突破抢占这个选品的销量。

通过卖家穿海的AI评论分析功能快速注册免费试用一分钟得出全面的评论分析报告;发现目标消费者购买的主要动机是方便清洁、适用于烤架、质量和价格是次要动机。

从正负向评论分析发现该类产品的问题大多是耐用性和脆弱性,就是质量问题的把守,尺寸比预期的要小,我们可以往尺寸适配方向改造。
用户期望与特定烤架型号的兼容性,可以往销量高的烤架针对开发适配的尺寸,可微小差异化的方向是配一下清洁刷或者一次性手套,方便清洁整理从而提升产品吸引力和溢价。

今天分享的产品大家觉得有可做的空间吗?欢迎评论区留言。


每年夏季,欧美老外都会在自己的house举办很多户外活动,后园户外烧烤及游泳池派对比较热门。
其中美国是户外烧烤产品最大的市场之一。据Grand View Research 的报告显示 ,2021 年美国户外烧烤行业的收入销售额增长到 61 亿美元,美国户外厨房市场预计到 2030 年将达到 139.278 亿美元,2025 - 2030 年的复合年增长率为 8%;据 Mordor Intelligence 报告,2024 年美国烧烤烤架市场规模约为 33.8 亿美元,预计到2029 年将达到 45.7 亿美元,2024 - 2029 年的复合年增长率为 6.23%。
● 70%的美国家庭至少拥有一个烤架或烟熏炉;
● 大部分拥有户外烧烤炉的人会全年使用, 尤其是在夏季使用频率最高;
● 烧烤不仅仅是一项聚会活动, 20%以上拥有户外烧烤架的人会用来准备了早餐;
● 受欢迎的烧烤日子: 4-10月的各项庆祝日活动,尤其集中在夏季,泳池及户外烧烤派对;

粗略知道了这个选品大方向,因为对这个类目并不是很了解,目前我没有具体的选品思路,所以借助AI选品功能快速找到相对应的产品。
选择了卖家穿海的AI对话选品功能,快速注册免费试用按需填写了我的实际经营情况,具体选择了这个outdoor cooking类目,AI10秒就推荐了相关的100+个产品,扩展我的选品思路。

通过查看产品机会指数(50%以上)以及产品上架时间(3月份上架新品),我初步筛选了这款带手柄的烧烤架油脂杯替换件产品。
接下来我们一起看看这款产品的市场表现,快速判断有无可做的机会。

市场容量:该小类产品总数5k+,月销量15w+ ,月销售额280w+,市场容量中上,有可做的市场空间。
垄断率:卖家垄断系数:31.68;品牌垄断系数:25.59%;listing垄断系数:18.49%,基本合格,暂无有品牌或卖家出现明显的垄断情况;top100销量图明显看到每个区间排名都有明显的新品进入。

退货率:小类1.52,情况还好售后成本不会过高;市场均价:10-20刀占比最高;小类平均评分:4.7,说明这个小类的质量和售后基本表现良好。CPC均价:0.89刀,低于普遍的1刀标准,广告流量成本不高。
类目流量词搜索趋势:发现主要的三大流量词在6月份和12月左右出现明显的搜索峰值,客户在这两个阶段的需求最为旺盛,预测估计是夏季家庭户外派对和年末各种大节活动的需求。


该产品3月份上架,售价21.99刀左右,平均每月销售100+组,毛利率60%,FBA运费5.5刀左右,含推广的成本每单毛利大概有7刀左右。
产品包含一个带柄油脂杯+20个锡纸衬垫,适合大多数尺寸的烤架,进一步到亚马逊前台查看发现该小类产品大多只有带柄油脂杯销售,新品多为带柄油脂杯+一次性锡纸配套,解决了每次清洁的痛点,从而差异化突围。


该选品目前只开了2组sp广告活动,其中广告流量大的那组关键词腰部词占比较高,说明这款产品具有一定的搜索量但竞争程度相对较低,目前流量性价比较高,适合资金一般的卖家做新品推广。

进一步通过关键词发现该产品在夏季以及年末大促时流量情况较好,因为这两个时段的需求量较高。


通过卖家穿海的卖家评分图,快速注册免费试用可以看到卖家的体量和类目通晓度比较强,选品能力和营销能力较弱,也就是说卖家的销售额、销售量和对类目的熟悉度比较厉害,但具体选品和广告推广能力较弱,我们再进一步看看该卖家的真正实力。
卖家开店时间在2021年,主营家居园艺类目,bsr100月销量523,月销售额1w刀左右,实力一般,卖家评级5分,说明卖家的选品通常无质量货售后问题。

该产品不在他的TOP10ASIN,换句话说就是他会没那么关注这个产品,后续的话我们可以选择从listing优化及广告推广能力突破抢占这个选品的销量。

通过卖家穿海的AI评论分析功能快速注册免费试用一分钟得出全面的评论分析报告;发现目标消费者购买的主要动机是方便清洁、适用于烤架、质量和价格是次要动机。

从正负向评论分析发现该类产品的问题大多是耐用性和脆弱性,就是质量问题的把守,尺寸比预期的要小,我们可以往尺寸适配方向改造。
用户期望与特定烤架型号的兼容性,可以往销量高的烤架针对开发适配的尺寸,可微小差异化的方向是配一下清洁刷或者一次性手套,方便清洁整理从而提升产品吸引力和溢价。

今天分享的产品大家觉得有可做的空间吗?欢迎评论区留言。







其他
04-09 周四











