亚马逊桌游市场,红海中就一点儿“蓝”都没有吗?
桌游,似乎是刻在许多老外基因里的东西,Reddit上 "boardgames" 3.4M的话题关注可是比亚马逊话题高太多了!
有需求,掘金大将们也得有触觉不是,今天咱们就来聊聊亚马逊上的桌游相关类目。

(图片来源于Reddit)
本文内容一览:
1.干货 | 亚马逊上桌游相关类目整合评分
2.案例 | 桌游配件市场分析
3.分享 | 一年内上架的BSR入榜产品分享
4.方法 | 锁定“好”类目的方法
说到欧美桌游,不得不提大家熟知的桌游两大派——德式桌游和美式桌游。德式桌游:注重精算和策略规划,随机性较小,一般以得分论胜负,代表游戏是卡坦岛;美式桌游注重剧情和角色代入,随机性较大,存在玩家淘汰,以赢到最后论胜负,代表游戏是狼人杀。
这两大类桌游,在很多地区内都相当受欢迎。当然,两者的区分线不是绝对的,两大类游戏外,也有一些其他游戏,桌游类目广泛,我们往往可以根据不同桌游的特点挖掘一些相关产品,下文就来分析一下“桌上玩的游戏”的相关类目。
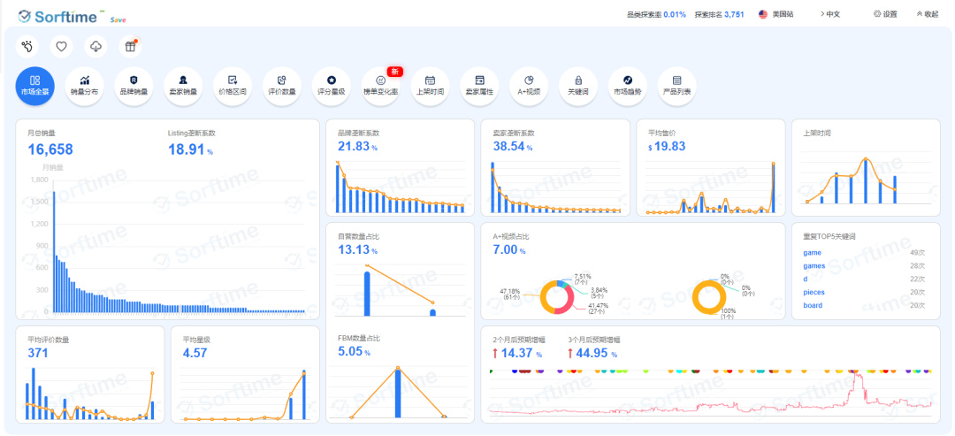
No.1 桌游类目分析 想知道亚马逊上桌游产品市场情况如何,能不能卖?看完这张表估计你就拿捏了。 写在前面: 表中的垄断系数为前三名listing销量之和占TOP100所有产品销量总和的百分比,垄断系数越高,说明垄断风险越高; 除表中登出的垄断系数、平均评价数量、新品活跃度维度外,推荐指数还参考了类目的更多维度,比如TOP100产品的卖家数量、产品上架时间、新品活跃度、榜单ASIN变化率等; 所有类目数据均为美国站数据,数据来源于Sorftime大数据选品工具; 表格先后根据卖家垄断系数降序排列。 (点击查看大图👆🏻) 从上图可以看出,桌游相关的很多类目卖家/品牌垄断严重,垄断维度在选品时,是可以作为主要评判类目好坏的标准的,一个类目如果垄断严重,一般就可以直接Pass了,这也是很多类目推荐星级比较低的主要原因。毕竟,进垄断严重的类目,不仅咱们的新品在权重上比不过竞品,我们可能也斗不过那些摸爬滚打了多年的行业大卖、或者亚马逊的“亲儿子”——自营。 看到这里,你大概想问:所以桌游类目就是红透了吗?一点蓝色也没有? 虽然很遗憾,但大部分桌游市场是的,毕竟老外的桌游文化和桌游喜好,还是他们自己最了解;而且桌游重的是游戏本身,产品很难有差异化、迭代发展也没那么频繁。 不过,大部分不适合卖,不代表桌游类目就毫无机会!至少,表格里推荐星级较高的单张卡牌和游戏配件就有挖掘价值,咱们不直接卖整套纸牌,探索一下配件市场也是不错的~ No.2 桌游配件市场分析 给关心桌游类目的卖家一点信心,接下来,我们就来分析一下桌游配件(Game Pieces)的类目情况。 (图片来源于Sorftime插件) 从以上的市场全景图表我们可以得出以下信息: 市场TOP100产品的月销量是16k,规模不大,但也能有一定出单量; Listing、品牌和卖家的垄断系数都不算高,自营占比13%,垄断问题不严重; 产品平均星级4.57,售后风险较小; 平均评价数量371,不算太高...... 主要信息我们获取了,接下来再进一步确认各个维度的具体情况,这里以产品上架时间和评价数为例, (图片来源于Sorftime插件-上架时间) 产品上架时间的图表可以看出,上架一年以内的产品还是能占据一定的市场份额,不存在老产品垄断市场的情况; (图片来源于Sorftime插件-评价数量) 从产品的评价数量分布图可以看出,这个类目评价数200以内的产品占到了三成左右的市场份额,对前期广告推广的要求较低。 怎么样!看到这里是不是觉得,也不是所有桌游相关类目都红得不行?接下来,更具体一些,我们来看看近一年上架的、卖得好的产品。 No.3 一年内上架的BSR入榜产品分享 01 人物状态环 (图片来源于亚马逊) 这是用来标记各个人物/怪兽的状态的,对于美式角色扮演式桌游来说,可谓是十分重要的周边产品!这个产品在Game Pieces类目下排名42,通过Sorftime软件的ASIN查询,可以得知: 这个产品本月预计销量120; 这是中国卖家在2020年8月底上线的产品; 产品售价11美金,减去亚马逊佣金和FBA费用,利润预计在5.6美金左右; 无变体、无跟卖、有31个评价。 (图片来源于Sorftime软件-ASIN查询功能) 02 透明游戏卡座 (图片来源于亚马逊) 这是用来固定各种卡牌纸片的,是很多桌游都会用到的周边产品,在Game Pieces类目下排名55,通过Sorftime软件的ASIN查询,可以得知: 这个产品本月预计销量99; 这是中国卖家在今年7月初上线的产品; 产品售价7.5美金,减去亚马逊佣金和FBA费用,利润预计在4美金左右; 无变体、无跟卖、只有1个评价。 (图片来源于Sorftime软件-ASIN查询功能) 03 桌游人物模型 (图片来源于亚马逊) 又是一个经典的美式桌游衍生配件,对于DND(龙与地下城)这类角色扮演游戏来说算相当重要的了!这个产品在Game Pieces类目下排名88,通过Sorftime软件的ASIN查询,可以得知: 这个产品本月预计销量33; 这是中国卖家在去年十二月初上线的产品; 产品售价20美金,减去亚马逊佣金和FBA费用,利润预计在13.5美金左右; 无变体、无跟卖、有52个评价。 (图片来源于Sorftime软件-ASIN查询功能) 04 药水标志配件 (图片来源于亚马逊) 是DND(龙与地下城)第五版的相关配件,不得不说,看了这个类目的很多产品,角色扮演游戏,特别是DND的配件真是多到不行~这个产品在Game Pieces类目下排名56,通过Sorftime软件的ASIN查询,可以得知: 这个产品本月预计销量99; 这是中国卖家在去年十二月初上线的产品; 产品售价11.9美金,减去亚马逊佣金和FBA费用,利润预计在7.5美金左右; 无变体、无跟卖、有194个评价。 (图片来源于Sorftime软件-ASIN查询功能) 在桌游配件类目,还是有不少卖家在“偷偷发财”的! 除此之外呢,在最近的海外社交网站上,还有两个有趣的配件产品引起了一波讨论: 1.骰子收纳 (图片来源于互联网) 雷神的锤子用来装骰子,实用又能装饰,谁看了不说一句酷炫? 2.UNO纸牌收纳 (图片来源于互联网) 荣耀腰带用来装纸牌,虽然有点傻,但总归是帅的呀! 这么看来,大家只要对类目数据综合分析,贴近游戏,深度挖掘使用场景,还是有不少新颖桌游配件可卖的! No.4 锁定“好”类目的方法 亚马逊类目千千万,桌游类目大部分是没戏了,那该如何锁定其他竞争更小、进入风险更低的“好”类目呢? 可以用排序、组合、多维度选品的方式,换一种思路,高效锁定符合需求的类目! Sorftime软件-市场看板,各站点全类目排序,为销量、评价数量、星级等维度设置筛选条件,还可以选择一个维度一键排序,高效找到符合需求“好类目”。 (图片来源于Sorftime软件-市场看板) Sorftime软件-市场突破口,将数据分析范围进一步缩小,针对性分析类目的头部产品,找到那些TOP20产品评价、星级都不高,销量却可观的机会市场。 (图片来源于Sorftime软件-市场突破口) 用数据说话,直接筛选排序、找出机会类目,岂不省事~





















桌游,似乎是刻在许多老外基因里的东西,Reddit上 "boardgames" 3.4M的话题关注可是比亚马逊话题高太多了!
有需求,掘金大将们也得有触觉不是,今天咱们就来聊聊亚马逊上的桌游相关类目。

(图片来源于Reddit)
本文内容一览:
1.干货 | 亚马逊上桌游相关类目整合评分
2.案例 | 桌游配件市场分析
3.分享 | 一年内上架的BSR入榜产品分享
4.方法 | 锁定“好”类目的方法
说到欧美桌游,不得不提大家熟知的桌游两大派——德式桌游和美式桌游。德式桌游:注重精算和策略规划,随机性较小,一般以得分论胜负,代表游戏是卡坦岛;美式桌游注重剧情和角色代入,随机性较大,存在玩家淘汰,以赢到最后论胜负,代表游戏是狼人杀。
这两大类桌游,在很多地区内都相当受欢迎。当然,两者的区分线不是绝对的,两大类游戏外,也有一些其他游戏,桌游类目广泛,我们往往可以根据不同桌游的特点挖掘一些相关产品,下文就来分析一下“桌上玩的游戏”的相关类目。
No.1 桌游类目分析 想知道亚马逊上桌游产品市场情况如何,能不能卖?看完这张表估计你就拿捏了。 写在前面: 表中的垄断系数为前三名listing销量之和占TOP100所有产品销量总和的百分比,垄断系数越高,说明垄断风险越高; 除表中登出的垄断系数、平均评价数量、新品活跃度维度外,推荐指数还参考了类目的更多维度,比如TOP100产品的卖家数量、产品上架时间、新品活跃度、榜单ASIN变化率等; 所有类目数据均为美国站数据,数据来源于Sorftime大数据选品工具; 表格先后根据卖家垄断系数降序排列。 (点击查看大图👆🏻) 从上图可以看出,桌游相关的很多类目卖家/品牌垄断严重,垄断维度在选品时,是可以作为主要评判类目好坏的标准的,一个类目如果垄断严重,一般就可以直接Pass了,这也是很多类目推荐星级比较低的主要原因。毕竟,进垄断严重的类目,不仅咱们的新品在权重上比不过竞品,我们可能也斗不过那些摸爬滚打了多年的行业大卖、或者亚马逊的“亲儿子”——自营。 看到这里,你大概想问:所以桌游类目就是红透了吗?一点蓝色也没有? 虽然很遗憾,但大部分桌游市场是的,毕竟老外的桌游文化和桌游喜好,还是他们自己最了解;而且桌游重的是游戏本身,产品很难有差异化、迭代发展也没那么频繁。 不过,大部分不适合卖,不代表桌游类目就毫无机会!至少,表格里推荐星级较高的单张卡牌和游戏配件就有挖掘价值,咱们不直接卖整套纸牌,探索一下配件市场也是不错的~ No.2 桌游配件市场分析 给关心桌游类目的卖家一点信心,接下来,我们就来分析一下桌游配件(Game Pieces)的类目情况。 (图片来源于Sorftime插件) 从以上的市场全景图表我们可以得出以下信息: 市场TOP100产品的月销量是16k,规模不大,但也能有一定出单量; Listing、品牌和卖家的垄断系数都不算高,自营占比13%,垄断问题不严重; 产品平均星级4.57,售后风险较小; 平均评价数量371,不算太高...... 主要信息我们获取了,接下来再进一步确认各个维度的具体情况,这里以产品上架时间和评价数为例, (图片来源于Sorftime插件-上架时间) 产品上架时间的图表可以看出,上架一年以内的产品还是能占据一定的市场份额,不存在老产品垄断市场的情况; (图片来源于Sorftime插件-评价数量) 从产品的评价数量分布图可以看出,这个类目评价数200以内的产品占到了三成左右的市场份额,对前期广告推广的要求较低。 怎么样!看到这里是不是觉得,也不是所有桌游相关类目都红得不行?接下来,更具体一些,我们来看看近一年上架的、卖得好的产品。 No.3 一年内上架的BSR入榜产品分享 01 人物状态环 (图片来源于亚马逊) 这是用来标记各个人物/怪兽的状态的,对于美式角色扮演式桌游来说,可谓是十分重要的周边产品!这个产品在Game Pieces类目下排名42,通过Sorftime软件的ASIN查询,可以得知: 这个产品本月预计销量120; 这是中国卖家在2020年8月底上线的产品; 产品售价11美金,减去亚马逊佣金和FBA费用,利润预计在5.6美金左右; 无变体、无跟卖、有31个评价。 (图片来源于Sorftime软件-ASIN查询功能) 02 透明游戏卡座 (图片来源于亚马逊) 这是用来固定各种卡牌纸片的,是很多桌游都会用到的周边产品,在Game Pieces类目下排名55,通过Sorftime软件的ASIN查询,可以得知: 这个产品本月预计销量99; 这是中国卖家在今年7月初上线的产品; 产品售价7.5美金,减去亚马逊佣金和FBA费用,利润预计在4美金左右; 无变体、无跟卖、只有1个评价。 (图片来源于Sorftime软件-ASIN查询功能) 03 桌游人物模型 (图片来源于亚马逊) 又是一个经典的美式桌游衍生配件,对于DND(龙与地下城)这类角色扮演游戏来说算相当重要的了!这个产品在Game Pieces类目下排名88,通过Sorftime软件的ASIN查询,可以得知: 这个产品本月预计销量33; 这是中国卖家在去年十二月初上线的产品; 产品售价20美金,减去亚马逊佣金和FBA费用,利润预计在13.5美金左右; 无变体、无跟卖、有52个评价。 (图片来源于Sorftime软件-ASIN查询功能) 04 药水标志配件 (图片来源于亚马逊) 是DND(龙与地下城)第五版的相关配件,不得不说,看了这个类目的很多产品,角色扮演游戏,特别是DND的配件真是多到不行~这个产品在Game Pieces类目下排名56,通过Sorftime软件的ASIN查询,可以得知: 这个产品本月预计销量99; 这是中国卖家在去年十二月初上线的产品; 产品售价11.9美金,减去亚马逊佣金和FBA费用,利润预计在7.5美金左右; 无变体、无跟卖、有194个评价。 (图片来源于Sorftime软件-ASIN查询功能) 在桌游配件类目,还是有不少卖家在“偷偷发财”的! 除此之外呢,在最近的海外社交网站上,还有两个有趣的配件产品引起了一波讨论: 1.骰子收纳 (图片来源于互联网) 雷神的锤子用来装骰子,实用又能装饰,谁看了不说一句酷炫? 2.UNO纸牌收纳 (图片来源于互联网) 荣耀腰带用来装纸牌,虽然有点傻,但总归是帅的呀! 这么看来,大家只要对类目数据综合分析,贴近游戏,深度挖掘使用场景,还是有不少新颖桌游配件可卖的! No.4 锁定“好”类目的方法 亚马逊类目千千万,桌游类目大部分是没戏了,那该如何锁定其他竞争更小、进入风险更低的“好”类目呢? 可以用排序、组合、多维度选品的方式,换一种思路,高效锁定符合需求的类目! Sorftime软件-市场看板,各站点全类目排序,为销量、评价数量、星级等维度设置筛选条件,还可以选择一个维度一键排序,高效找到符合需求“好类目”。 (图片来源于Sorftime软件-市场看板) Sorftime软件-市场突破口,将数据分析范围进一步缩小,针对性分析类目的头部产品,找到那些TOP20产品评价、星级都不高,销量却可观的机会市场。 (图片来源于Sorftime软件-市场突破口) 用数据说话,直接筛选排序、找出机会类目,岂不省事~
























福建
12-12 周五











