竞品分析不止看词:深度拆解对手广告结构与流量来源
精耕墨西哥,平台新政与红利解读,
年底到了,感觉又是一年中比较烧脑的时候,最近,我正一点点地梳理和制定明年的战略规划(这个过程有点像挤牙膏,每天想到一些内容就记录下来)具体的操作流程:先明确大方向,团队开会讨论,再将其细化为具体的行动方案。这个过程涉及大量的调研,既包括对过去一年的复盘,也需要对未来市场进行展望分析。总体思路和去年类似,大家也可以参考这篇文章来了解更多。(稍微可惜的是这一版的文章“马赛克”的内容偏多)

微观分析工具-SWOT (微观就不截图了,容易暴露。哈哈哈)
好的,内容先到此为此吧,虽然这一类的内容,我知道大家也很喜欢,但是本期其实我还是要讲讲亚马逊。我的文章有些晚,这个操作肯定是赶不上黑五网一的,但是读过文章的宝子们,只要行动起来,什么时候都不算晚。

“广告花费越来越高,ACOS越来越不稳。”
“明明产品排名不错,但销量就突然掉了。”
“看产品数据只看ACOS、曝光和点击,也不知道是哪个广告活动起了作用。”
“看关键词排名,但不知道是哪个广告活动起了作用。”
“为什么竞品还有推荐流量,这东西哪来的” 这个其实是我们小伙伴问的


以上的一堆疑问在亚马逊的运营世界里大家应该都不陌生,每一位卖家都在研究平台算法、广告流量。现在的亚马逊也不是靠上产品就能躺赢的时代了,也不是靠一些运营经验盲目感觉这么做应该没问题,而是一个数据驱动、策略博弈的战场。对于一个高级亚马逊运营来说,以数据驱动运营策略是每天的必修课(也是我们团队一直在培养的行为习惯和能力)。上周四我去上了一节关于“产品力”的课程,当时老师说现在做亚马逊,前排大佬们不犯错,后排基本很难上;
当你的产品差异化不够明显的时候,你会发现竞争格外激烈、CPC成本持续走高。而产品差异化不够明显说明产品力不够,当产品力不足的时候就需要靠运营力来强推了


运营力强推的时候就需要考虑如何在有限的预算下实现更高的曝光、更精准的点击、更稳定的转化。
很多运营习惯性地认为亚马逊广告的重点在于“怎么搭建广告结构”“关键词出价策略”“长尾词布局”“否词逻辑”“ACOS优化”,但实际上,当竞争强度进入到一个饱和阶段时,所有人都懂得这些基础逻辑,(像我写的文章,都是干货
,随便一篇都可以帮助到大家,或者有一些启发)所以真正的差距来自信息的及时性、决策反应速度以及运营的执行落地能力。你比别人早知道一个广告位的变化,你就能比别人更快地吃到流量红利。
一、从产品出发:广告优化的根基仍然是矩阵思维
先从根本说起—任何运营策略,最终的逻辑都离不开产品定位。(非常新鲜真实的案例,今天团队开会时,一位同事在复盘新产品推广情况时提到,数据表现不及预期,主要原因在于广告效果不理想,于是她选择了关停广告。她进一步说明,广告跑出了核心大词和长尾词根,但是数据跑得都不好,同时也提到了广告预算不足的问题。我顺势追问了几个细节:每月的预算是否全部用完?答案是否定的。长尾词与核心词的花费占比各是多少?通过这一连串的提问,我发现根源在于她内心对这款产品已经有了一个清晰的定位。正是这个预先的定位,让她的推广策略呈现出“数据不佳即关停”的特点,不愿投入过多的运营精力。这里需要特别强调,资源分配并不仅仅指预算资金,更包含了运营人员有限的时间和注意力。所以,这个案例的核心启示就是:你对产品抱有怎样的定位,相应的运营策略其实就已经有了大致的轮廓和倾向。而我追问的原因也是在于我们两对于产品定位不一致,所以我想多了解新品推广的过程。)
综上结论:很多卖家会一开始就陷入广告细节中,但忘记了亚马逊广告的终极目的,不是让广告表现漂亮,而是让产品持续稳定地卖出去。因此第一步永远是回归产品矩阵的分析,也就是我们常说的波士顿矩阵法。
波士顿矩阵简单来说,就是根据产品的市场表现和增长潜力,把所有在售产品分为四类:明星产品、金牛产品、问题产品和瘦狗产品。对于亚马逊运营来说,我们可以用“上架时间+销售额”或者“销售额+利润”来建立自己的矩阵,识别出真正值得重点投入的主推款和潜力款。比如,新品销量还不大但增长迅速,可以划入“问题产品”,重点扶持;老品利润稳定但增长放缓的则是“金牛产品”,保持预算维稳就好。这个过程能帮助我们在做广告投入时有的放矢,而不是盲目扩预算。(因为之前写过很多关于波士顿矩阵的文章了,所以这次我不详细介绍过程了,大家可以自行选择跳转到下方的文章)
一旦主推产品明确,接下来要做的就是Listing优化与广告布局的配合。
二、Listing优化是广告转化的前提
广告的本质是引流,而转化靠的是Listing。没有高质量Listing,任何广告预算都是浪费。高点击率需要优秀的主图和标题,高转化率需要精准的文案和优质的A+内容。尤其是对于主推ASIN,运营需要把Listing当成一个“着陆页”去经营。广告引流到Listing,就像流量进店,接下来靠的是页面转化逻辑。图文信息必须精准击中买家痛点:这是什么?解决什么问题?为什么选我?买了能得到什么好处?这些信息必须在买家浏览前3秒内被明确传达。
一个优秀的Listing要像一份“转化文案”一样,能在3秒内告诉买家:这是什么 → 有什么用 → 为什么选我 → 买了能得到什么好处。
我这边也刚好有个案例,AI 写的文案深入用户心,它不是单纯的说我有什么卖点而是用户视觉介绍自己的卖点,通俗易懂


为了给小伙伴链接打码不被你们那么容易找到,原文内容我就马赛克了。
除了文案,还有图片的区别,举个例子

不考虑男女的问题,就从这个对比来说,右边的主图就会比左边吸引,因为她一张图片给出的信息不光是正面加热,背面也可以加热。老实说这件衣服让我想到暖宝宝,不知道第一梯队的卖点最开始是不是想到这个。在看到这产品之前我都不知道还有这种衣服。
我今天感慨下,工具还是得用多,最近我也在研究SIF,如果说你已经不是新手卖家,或者说你需要更加深入,更高阶的运营方式的话,我觉得SIF是必备工具,因为它的核心就在于流量结构拆解和广告策略洞察方面,简单来说,当一个品牌在你心中有了某个定位的时候,也说明这个品牌在这方面是强项,举个我之前就说过的护肤品案例,在大牌里面选抗衰护肤品,我选择雅思兰黛白金。(老粉丝应该是知道这个案例的),而SIF给我的印象就是:能精准解析Listing的自然搜索、PPC广告(竞争对手的广告架构,这功能也是挺恐怖的)、搜索推荐和关联流量等不同来源的占比。顺便补充,SIF广告的监控据说是小时级别,因为我前面也说了我们年底在做战略规划,所以方向和工具都需要落地,这个工具就是我今年准备引入的,用的还不够深,以后用多了可能会有更多的内容。

三、竞品广告结构剖析:精准定位与高效攻防
回到主题上来:只有我们数据了解的越多我们对于运营的判断才可以更准确些,就拿刚才女款的案例来看,季节到了之后运营动作的频繁以及新增广告活动(季节性的产品只有见过才知道数据多夸张,从SIF流量表可以看到,这个流量基本都是自然流量,当然我刚才随机查看的女装确实也是BS)



从这个数据来看,这条链接真的非常健康,店铺极度依赖高转化率的自然流量和关联推荐流量,广告投入精准且以品牌建设为导向,即使不看排名都知道这条链接的排名不会差:自然流量占比超过90%,侧面可以反映出Listing在关键词优化、产品竞争力、用户评价等方面表现优异(不要考虑现在是季节性产品,或者说风口上的猪,这个案例我们就客观说,当然答案不唯一,这个也仅代表个人意见),我没做过季节性如此强的产品,可以说几乎不需要依赖广告就能获得流量,并且AC推荐流量96.69%。
而在仅占3.85%的广告流量中,品牌推广广告(SB)占据了绝对主导地位(96.81%),而商品推广广告(SP)占比极低(3.19%)。这结构可能说明,卖家运营重心已从“狩猎式”的流量争夺,转向了“农耕式”的品牌培育,因为他们没有通过直接抢夺关键词排名、追求短期他销量为目的。相反,重点投SB广告,可能是为了提升品牌认知度和忠诚度,将流量引导至品牌旗舰店,从而实现更长远的品牌资产积累。毕竟从前面的数据来看,这个卖家已经在亚马逊上卖了三年。
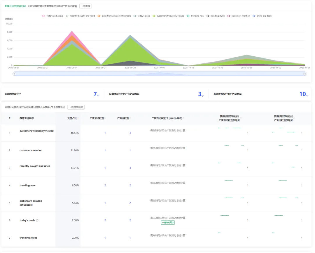
然后再看亚马逊推荐流量结构中,AC推荐流量96.69%,customers frequently viewed 流量0.89%,trending now流量0.63%,customers mention 0.52%等,其实我们都知道AC流量的转化率通常高于常规搜索位,因为它是系统基于用户深度浏览行为生成的精准推荐,意味着您的产品与同类热门商品形成了强关联,能够“借力”获得大量高意向客户的曝光。这也是近年来卖家们追求的推荐流量,有这个推荐在某种程度上虽然是自己打的广告,但是对客户而言还有一个亚马逊用户行为在为你代言。
然后我们再说一下我们有什么办法,因为案例产品做的还是挺牛了,但是不代表我们没机会,只不过我们在推广阶段需要付出的营销成本比它高。

上面截图是这个产品投放的SB广告点进去还有他的用户搜索词,因为B8QI的数据波动曲线更明显,所以我优先选择这个作为案例

上面圆的面积越大,说明那个时间段的用户搜索词越多。从前面五个词都可以看出每一个词他的搜索量在逐步提升,而ABA搜索频率也在逐步提升(我越看这个产品越觉得真产品真不错,虽然只有短暂的几个月销量)然后这组广告活动中不是有 +warm +jacket 就是 +heater +jackets ,所以说明什么??说明这广告活动很大可能是加了限制符号或者是词组广告活动。

这个广告位置我看了下,在第三页或者是掉出第三页,而它的自然排名确实是不错的,基本都是稳定在首页。我看到这个数据不得不想夸一下他们运营的策略还真的是可以,你看,当他们关键词在自然流量表现好的时候,他们的广告就没有打的那么猛。假设它是你的竞争对手的话,那么这个时候你的机会来了,你可以先重点投放这个关键词,这就是分析的意义,敌人不主推的我们来推。而敌人方方面面都表现好的,我们就先不要去硬刚。

而上面这个截图,刚好有一次印证我前面的推测,你看我上面截图圈出来的两个词,他们的广告策略就是打到首页首位,因为他们自然的首页首位没拿到,所以才需要通过广告来辅助。不过我刚才主要在引导分析,忽略了这些数据都是24年的数据,然后我开了个他们25年新开的广告活动,个人觉得新的广告活动没有旧的运营的好。我大致的翻了一下下面的数据,以及截了主流量数据,这一组广告很明显跑的是广泛匹配,也没有加限制符号,所以前期跑出来的数据就会偏差一些,那从广告细节来看,我觉得我需要收回前面这句话“重点投SB广告,可能是为了提升品牌认知度和忠诚度”

总结如果从运营的广告数据来看,我觉得我们有机会,去年跑得好的广告活动,今年看流量情况没有的得到重用,而新开的广告活动泛流量偏多。我们要推的话就可以从+warm +jacket / +heater +jackets 入手,关于目标的话可以参考下面两个,重点关注SPR指数以及SIF的转化率(转化率数据这个我真的是要强烈推荐,你们知道的,亚马逊后台商机探测器、还有细分市场洞察等给的其实都是搜索转化率,因此我之前也写过一篇文章告诉大家怎么粗略去做测算,而现在,SIF直接把这个数据给到你。)


这两个数据结合起来让我清醒多了。现在再问我这个产品现在在亚马逊上去销售,是不是一个好产品,我不敢说。。。没看数据的时候利润真不错,看头部数据也非常优秀,优秀到我以为这个市场就是这么友好,现在在看这个关键词数据,我清醒了

思路上我还是要继续说一下:96.69%的流量来自AC推荐,而“customers frequently viewed”等其他推荐位几乎未被激活,这说明该产品链接可能错失了很多场景下的曝光机会。广告方面,也过度依赖SB广告,而SP广告作为精准转化的核心工具,未能充分发挥,这也可能导致部分高意向流量的流失。最关键的一点是,我认为他今年投放的SB广告效果并不理想。同时,SBV广告带来的流量也几乎为零。目前从关键词数据来看,SP广告的投放难度可能比SBV的关键词投放更大,但问题的核心在于,你需要设计什么样的SBV内容才能激发顾客的冲动消费。毕竟在服装类目,运营中需要融入一些能引发情感共鸣的元素。
对于这个产品,我的运营建议如下:一是维持自然流量的优势,利用SIF监控流量词的排名,巩固Listing的优化效果;二是增加SP手动广告的投入,定向投放高转化长尾词,同时也重启24年的SB广告;如果我是竞品的话,那就是我觉得哪里做得还不够好的,我就去完善。希望这里不要碰到运营正主
最后讲一下推荐专栏。举个例子哈,之前做精品流量剖析的时候,发现某某关键词,来源于自然流量、广告流量、AC流量等,但是我们不知道这些流量中分别占比多少,以及他是哪个广告活动发挥效果,甚至可能有些小伙伴觉得这个是自然推荐,自己没办法控制,其实不是的,只不过亚马逊的推荐逻辑更复杂—它是由算法 + 广告表现 + 用户行为数据共同决定的。一旦你的ASIN出现在这些位置,就意味着系统正在主动把你的产品推荐给竞品的买家群体。这就好比你花钱投广告在首页展示,但系统额外送你一个“免费展示位”,放在竞品页面。这个曝光量极其可观。
所以最核心的问题其实就是:
📌 你怎么知道自己的ASIN有没有被推荐?
📌 被推荐后是哪个广告活动触发的?
📌 你的推荐位持续了多久?什么时候掉的?
这些信息,后台是没有,所以很多小伙伴可能很被动,因为不知道为什么涨,也不知道为什么掉。



是不是非常明确了。截图真的是可以概括很多东西,啥也不用说放图片即可。针对这个推荐流量,如果我是运营的话我就会借用SIF定位推荐关联的竞品,优化产品链接,同时不断去测试,看看怎么能够触发“trending now”等场景的推荐。


年底到了,感觉又是一年中比较烧脑的时候,最近,我正一点点地梳理和制定明年的战略规划(这个过程有点像挤牙膏,每天想到一些内容就记录下来)具体的操作流程:先明确大方向,团队开会讨论,再将其细化为具体的行动方案。这个过程涉及大量的调研,既包括对过去一年的复盘,也需要对未来市场进行展望分析。总体思路和去年类似,大家也可以参考这篇文章来了解更多。(稍微可惜的是这一版的文章“马赛克”的内容偏多)

微观分析工具-SWOT (微观就不截图了,容易暴露。哈哈哈)
好的,内容先到此为此吧,虽然这一类的内容,我知道大家也很喜欢,但是本期其实我还是要讲讲亚马逊。我的文章有些晚,这个操作肯定是赶不上黑五网一的,但是读过文章的宝子们,只要行动起来,什么时候都不算晚。

“广告花费越来越高,ACOS越来越不稳。”
“明明产品排名不错,但销量就突然掉了。”
“看产品数据只看ACOS、曝光和点击,也不知道是哪个广告活动起了作用。”
“看关键词排名,但不知道是哪个广告活动起了作用。”
“为什么竞品还有推荐流量,这东西哪来的” 这个其实是我们小伙伴问的


以上的一堆疑问在亚马逊的运营世界里大家应该都不陌生,每一位卖家都在研究平台算法、广告流量。现在的亚马逊也不是靠上产品就能躺赢的时代了,也不是靠一些运营经验盲目感觉这么做应该没问题,而是一个数据驱动、策略博弈的战场。对于一个高级亚马逊运营来说,以数据驱动运营策略是每天的必修课(也是我们团队一直在培养的行为习惯和能力)。上周四我去上了一节关于“产品力”的课程,当时老师说现在做亚马逊,前排大佬们不犯错,后排基本很难上;
当你的产品差异化不够明显的时候,你会发现竞争格外激烈、CPC成本持续走高。而产品差异化不够明显说明产品力不够,当产品力不足的时候就需要靠运营力来强推了


运营力强推的时候就需要考虑如何在有限的预算下实现更高的曝光、更精准的点击、更稳定的转化。
很多运营习惯性地认为亚马逊广告的重点在于“怎么搭建广告结构”“关键词出价策略”“长尾词布局”“否词逻辑”“ACOS优化”,但实际上,当竞争强度进入到一个饱和阶段时,所有人都懂得这些基础逻辑,(像我写的文章,都是干货
,随便一篇都可以帮助到大家,或者有一些启发)所以真正的差距来自信息的及时性、决策反应速度以及运营的执行落地能力。你比别人早知道一个广告位的变化,你就能比别人更快地吃到流量红利。
一、从产品出发:广告优化的根基仍然是矩阵思维
先从根本说起—任何运营策略,最终的逻辑都离不开产品定位。(非常新鲜真实的案例,今天团队开会时,一位同事在复盘新产品推广情况时提到,数据表现不及预期,主要原因在于广告效果不理想,于是她选择了关停广告。她进一步说明,广告跑出了核心大词和长尾词根,但是数据跑得都不好,同时也提到了广告预算不足的问题。我顺势追问了几个细节:每月的预算是否全部用完?答案是否定的。长尾词与核心词的花费占比各是多少?通过这一连串的提问,我发现根源在于她内心对这款产品已经有了一个清晰的定位。正是这个预先的定位,让她的推广策略呈现出“数据不佳即关停”的特点,不愿投入过多的运营精力。这里需要特别强调,资源分配并不仅仅指预算资金,更包含了运营人员有限的时间和注意力。所以,这个案例的核心启示就是:你对产品抱有怎样的定位,相应的运营策略其实就已经有了大致的轮廓和倾向。而我追问的原因也是在于我们两对于产品定位不一致,所以我想多了解新品推广的过程。)
综上结论:很多卖家会一开始就陷入广告细节中,但忘记了亚马逊广告的终极目的,不是让广告表现漂亮,而是让产品持续稳定地卖出去。因此第一步永远是回归产品矩阵的分析,也就是我们常说的波士顿矩阵法。
波士顿矩阵简单来说,就是根据产品的市场表现和增长潜力,把所有在售产品分为四类:明星产品、金牛产品、问题产品和瘦狗产品。对于亚马逊运营来说,我们可以用“上架时间+销售额”或者“销售额+利润”来建立自己的矩阵,识别出真正值得重点投入的主推款和潜力款。比如,新品销量还不大但增长迅速,可以划入“问题产品”,重点扶持;老品利润稳定但增长放缓的则是“金牛产品”,保持预算维稳就好。这个过程能帮助我们在做广告投入时有的放矢,而不是盲目扩预算。(因为之前写过很多关于波士顿矩阵的文章了,所以这次我不详细介绍过程了,大家可以自行选择跳转到下方的文章)
一旦主推产品明确,接下来要做的就是Listing优化与广告布局的配合。
二、Listing优化是广告转化的前提
广告的本质是引流,而转化靠的是Listing。没有高质量Listing,任何广告预算都是浪费。高点击率需要优秀的主图和标题,高转化率需要精准的文案和优质的A+内容。尤其是对于主推ASIN,运营需要把Listing当成一个“着陆页”去经营。广告引流到Listing,就像流量进店,接下来靠的是页面转化逻辑。图文信息必须精准击中买家痛点:这是什么?解决什么问题?为什么选我?买了能得到什么好处?这些信息必须在买家浏览前3秒内被明确传达。
一个优秀的Listing要像一份“转化文案”一样,能在3秒内告诉买家:这是什么 → 有什么用 → 为什么选我 → 买了能得到什么好处。
我这边也刚好有个案例,AI 写的文案深入用户心,它不是单纯的说我有什么卖点而是用户视觉介绍自己的卖点,通俗易懂


为了给小伙伴链接打码不被你们那么容易找到,原文内容我就马赛克了。
除了文案,还有图片的区别,举个例子

不考虑男女的问题,就从这个对比来说,右边的主图就会比左边吸引,因为她一张图片给出的信息不光是正面加热,背面也可以加热。老实说这件衣服让我想到暖宝宝,不知道第一梯队的卖点最开始是不是想到这个。在看到这产品之前我都不知道还有这种衣服。
我今天感慨下,工具还是得用多,最近我也在研究SIF,如果说你已经不是新手卖家,或者说你需要更加深入,更高阶的运营方式的话,我觉得SIF是必备工具,因为它的核心就在于流量结构拆解和广告策略洞察方面,简单来说,当一个品牌在你心中有了某个定位的时候,也说明这个品牌在这方面是强项,举个我之前就说过的护肤品案例,在大牌里面选抗衰护肤品,我选择雅思兰黛白金。(老粉丝应该是知道这个案例的),而SIF给我的印象就是:能精准解析Listing的自然搜索、PPC广告(竞争对手的广告架构,这功能也是挺恐怖的)、搜索推荐和关联流量等不同来源的占比。顺便补充,SIF广告的监控据说是小时级别,因为我前面也说了我们年底在做战略规划,所以方向和工具都需要落地,这个工具就是我今年准备引入的,用的还不够深,以后用多了可能会有更多的内容。

三、竞品广告结构剖析:精准定位与高效攻防
回到主题上来:只有我们数据了解的越多我们对于运营的判断才可以更准确些,就拿刚才女款的案例来看,季节到了之后运营动作的频繁以及新增广告活动(季节性的产品只有见过才知道数据多夸张,从SIF流量表可以看到,这个流量基本都是自然流量,当然我刚才随机查看的女装确实也是BS)



从这个数据来看,这条链接真的非常健康,店铺极度依赖高转化率的自然流量和关联推荐流量,广告投入精准且以品牌建设为导向,即使不看排名都知道这条链接的排名不会差:自然流量占比超过90%,侧面可以反映出Listing在关键词优化、产品竞争力、用户评价等方面表现优异(不要考虑现在是季节性产品,或者说风口上的猪,这个案例我们就客观说,当然答案不唯一,这个也仅代表个人意见),我没做过季节性如此强的产品,可以说几乎不需要依赖广告就能获得流量,并且AC推荐流量96.69%。
而在仅占3.85%的广告流量中,品牌推广广告(SB)占据了绝对主导地位(96.81%),而商品推广广告(SP)占比极低(3.19%)。这结构可能说明,卖家运营重心已从“狩猎式”的流量争夺,转向了“农耕式”的品牌培育,因为他们没有通过直接抢夺关键词排名、追求短期他销量为目的。相反,重点投SB广告,可能是为了提升品牌认知度和忠诚度,将流量引导至品牌旗舰店,从而实现更长远的品牌资产积累。毕竟从前面的数据来看,这个卖家已经在亚马逊上卖了三年。
然后再看亚马逊推荐流量结构中,AC推荐流量96.69%,customers frequently viewed 流量0.89%,trending now流量0.63%,customers mention 0.52%等,其实我们都知道AC流量的转化率通常高于常规搜索位,因为它是系统基于用户深度浏览行为生成的精准推荐,意味着您的产品与同类热门商品形成了强关联,能够“借力”获得大量高意向客户的曝光。这也是近年来卖家们追求的推荐流量,有这个推荐在某种程度上虽然是自己打的广告,但是对客户而言还有一个亚马逊用户行为在为你代言。
然后我们再说一下我们有什么办法,因为案例产品做的还是挺牛了,但是不代表我们没机会,只不过我们在推广阶段需要付出的营销成本比它高。

上面截图是这个产品投放的SB广告点进去还有他的用户搜索词,因为B8QI的数据波动曲线更明显,所以我优先选择这个作为案例

上面圆的面积越大,说明那个时间段的用户搜索词越多。从前面五个词都可以看出每一个词他的搜索量在逐步提升,而ABA搜索频率也在逐步提升(我越看这个产品越觉得真产品真不错,虽然只有短暂的几个月销量)然后这组广告活动中不是有 +warm +jacket 就是 +heater +jackets ,所以说明什么??说明这广告活动很大可能是加了限制符号或者是词组广告活动。

这个广告位置我看了下,在第三页或者是掉出第三页,而它的自然排名确实是不错的,基本都是稳定在首页。我看到这个数据不得不想夸一下他们运营的策略还真的是可以,你看,当他们关键词在自然流量表现好的时候,他们的广告就没有打的那么猛。假设它是你的竞争对手的话,那么这个时候你的机会来了,你可以先重点投放这个关键词,这就是分析的意义,敌人不主推的我们来推。而敌人方方面面都表现好的,我们就先不要去硬刚。

而上面这个截图,刚好有一次印证我前面的推测,你看我上面截图圈出来的两个词,他们的广告策略就是打到首页首位,因为他们自然的首页首位没拿到,所以才需要通过广告来辅助。不过我刚才主要在引导分析,忽略了这些数据都是24年的数据,然后我开了个他们25年新开的广告活动,个人觉得新的广告活动没有旧的运营的好。我大致的翻了一下下面的数据,以及截了主流量数据,这一组广告很明显跑的是广泛匹配,也没有加限制符号,所以前期跑出来的数据就会偏差一些,那从广告细节来看,我觉得我需要收回前面这句话“重点投SB广告,可能是为了提升品牌认知度和忠诚度”

总结如果从运营的广告数据来看,我觉得我们有机会,去年跑得好的广告活动,今年看流量情况没有的得到重用,而新开的广告活动泛流量偏多。我们要推的话就可以从+warm +jacket / +heater +jackets 入手,关于目标的话可以参考下面两个,重点关注SPR指数以及SIF的转化率(转化率数据这个我真的是要强烈推荐,你们知道的,亚马逊后台商机探测器、还有细分市场洞察等给的其实都是搜索转化率,因此我之前也写过一篇文章告诉大家怎么粗略去做测算,而现在,SIF直接把这个数据给到你。)


这两个数据结合起来让我清醒多了。现在再问我这个产品现在在亚马逊上去销售,是不是一个好产品,我不敢说。。。没看数据的时候利润真不错,看头部数据也非常优秀,优秀到我以为这个市场就是这么友好,现在在看这个关键词数据,我清醒了

思路上我还是要继续说一下:96.69%的流量来自AC推荐,而“customers frequently viewed”等其他推荐位几乎未被激活,这说明该产品链接可能错失了很多场景下的曝光机会。广告方面,也过度依赖SB广告,而SP广告作为精准转化的核心工具,未能充分发挥,这也可能导致部分高意向流量的流失。最关键的一点是,我认为他今年投放的SB广告效果并不理想。同时,SBV广告带来的流量也几乎为零。目前从关键词数据来看,SP广告的投放难度可能比SBV的关键词投放更大,但问题的核心在于,你需要设计什么样的SBV内容才能激发顾客的冲动消费。毕竟在服装类目,运营中需要融入一些能引发情感共鸣的元素。
对于这个产品,我的运营建议如下:一是维持自然流量的优势,利用SIF监控流量词的排名,巩固Listing的优化效果;二是增加SP手动广告的投入,定向投放高转化长尾词,同时也重启24年的SB广告;如果我是竞品的话,那就是我觉得哪里做得还不够好的,我就去完善。希望这里不要碰到运营正主
最后讲一下推荐专栏。举个例子哈,之前做精品流量剖析的时候,发现某某关键词,来源于自然流量、广告流量、AC流量等,但是我们不知道这些流量中分别占比多少,以及他是哪个广告活动发挥效果,甚至可能有些小伙伴觉得这个是自然推荐,自己没办法控制,其实不是的,只不过亚马逊的推荐逻辑更复杂—它是由算法 + 广告表现 + 用户行为数据共同决定的。一旦你的ASIN出现在这些位置,就意味着系统正在主动把你的产品推荐给竞品的买家群体。这就好比你花钱投广告在首页展示,但系统额外送你一个“免费展示位”,放在竞品页面。这个曝光量极其可观。
所以最核心的问题其实就是:
📌 你怎么知道自己的ASIN有没有被推荐?
📌 被推荐后是哪个广告活动触发的?
📌 你的推荐位持续了多久?什么时候掉的?
这些信息,后台是没有,所以很多小伙伴可能很被动,因为不知道为什么涨,也不知道为什么掉。



是不是非常明确了。截图真的是可以概括很多东西,啥也不用说放图片即可。针对这个推荐流量,如果我是运营的话我就会借用SIF定位推荐关联的竞品,优化产品链接,同时不断去测试,看看怎么能够触发“trending now”等场景的推荐。








其他
04-24 周五











