一招让Shopee小白秒变数据化运营大佬
● 年终旺季销量异常波动,如何做好销售诊断?
● 增加了广告预算销量却没提升,哪里出了问题?
● 如何更好地分析商品数据,促进转化?
相信大部分卖家都有过以上的疑问?对于Shopee中小卖家而言,特别是新手,在日常运营过程中普遍会遇到此类难题。
那么,该如何解决?
首先,要懂得看数据:对各项数据报表进行归整;
其次,要会分析数据:从数据中去发现问题所在;
最后,调整运营决策:对有问题的数据进行优化。
看到这里,相信大家应该明白“数据”与Shopee店铺爆单息息相关。今天,萌啦科技将和大家一起聊聊数据分析在Shopee运营中的作用及高效的数据分析方法。

萌啦科技在卖家群和论坛上,时常会看到有很多卖家在求助,如何做数据分析。虽然大家都了解数据的重要性,但说到做报表和数据分析却不知从何下手。有卖家表示,看着后台的数据都不知道咋分析,没有思路,感觉好难;还有卖家连数据标准都没弄明白,遇到不同的情况该如何分析、寻找原因及应对。

事实上,不管是做数据报表还是数据分析应用,部分中小卖家可能还停留在人工处理纸质或电子Excel表格的阶段,这个过程需要耗费大量的人力与时间成本,而且数据管理的成效甚微。
做Shopee数据分析时
你可能会遇到以下问题
不知道该看哪个表
数据报表太多,很难快速下载整合。
不知道该怎么分析
数据项太繁杂,很难针对性地分析。
不知道如何找问题
数据变化太快,很难找出异常数据。

如今,数据已覆盖到各行各业,深入到我们的工作、生活和学习的每一个场景中。对于Shopee店铺管理运营人员来说,也全面步入数据化精细运营时代。从选品、发货、库存、推广,再到买家搜索、下单和评价,可以说每一个运营环节都脱离不了数据的支撑。
而在这背后,面对缜密的数据报表,如何有效地进行数据分析以辅助决策是Shopee卖家们在推动业务增长过程中非常关键的一环。
因此,每一位Shopee卖家都必须学会做数据分析,这也是一项精细化的运营工作。只有建立体系化的数据分析思维,利用数据把控运营的每个关键环节,你才能紧跟平台或竞争对手的变化而做出相应的策略调整,有机会在竞争中占据优势。
需要注意的是,切勿盲目和粗暴分析,否则可能将影响你的整体运营策略。

在一些实际应用场景中,数据分析其实并没有想象中那么复杂。那么,一名专业的Shopee运营需要做哪些数据分析,或者说重点分析哪些数据?

知虾数据中的「行业分析」、「产品分析」、「竞争分析」、「热搜词分析」、「实时大屏」5大功能,全方位助力广大Shopee卖家更好地做数据分析,发现问题和增长点,快速推动业务增长。
A
NEWS
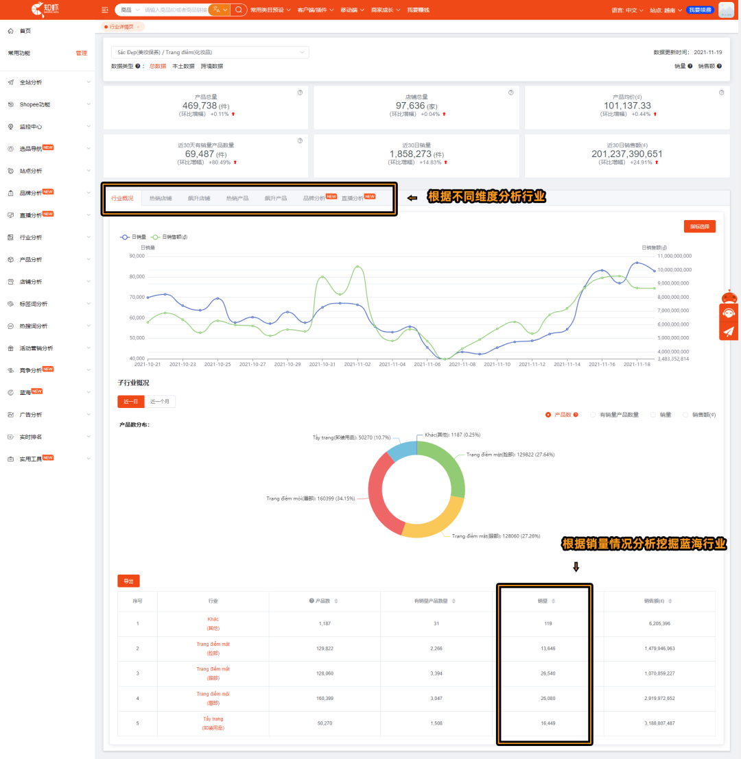
行业分析
帮助你分析市场整体热度变化
结合行业数据,判断经营概况,当前功能包括行业趋势分析及行业构成分析。
举个例子:
通过「飙升行业」Top榜,你可以分析市场整体热度的变化,从而分析是否要调整店铺的运营策略。我们分析当前类目的行业趋势,根据销量Top榜行业内容分析飙升原因,了解带动行业飙升的潜力产品,并添加到店铺中,紧跟当下消费趋势,提升店铺流量。

通过「热销行业」Top榜的详情页,充分了解热销行业的销量趋势,以及子行业的销量概况,帮助Shopee卖家快速定位自己的产品,同时也可以帮助你来挖掘市场红蓝海,发现市场机会。

B
NEWS
产品分析
帮助你分析商品薄弱环节
通过「热销产品」,你可以按特定指标查看不同类目的热销产品Top榜,了解市场的需求,有利于自己选品。


举个例子:
点击热销产品进入产品详情分析的页面,可根据不同维度深入分析竞品的基本信息,快速了解竞品的数据情况,实行弯道超车也可以提防竞品的超越。

卖家可以根据不同维度分析产品数据,比如:
①通过销售数据明细,了解产品每日销售数据,发现市场消费趋势;
②通过活动营销分析,发现大力推广、广告花费多的商品,销量和毛利润是否符合预期;
③通过引流词分析,发现当下热销品热门引流词,可以参考并优化自己的产品标题。
C
NEWS
竞争分析
帮助你分析店铺薄弱环节

用户通过「竞店分析」授权添加自己店铺后,就能挖掘竞品店铺信息,用户可以根据智能推荐的结果对竞品店铺进行监控,根据其展示的竞店威胁指数,针对性优化自己店铺、产品,拆分竞店竞争力,提高自身店铺竞争力。
D
NEWS
热搜词分析
帮助你发现广告关键词
通过「热销词」「飙升热词」,根据不同指标选择查看不同类目下的热销词以及相关的销售数据,将这些热搜词添加在产品标题中或者作为广告的关键字都能大大提高产品的搜索量。



卖家可更多的关注以下三个维度:
动销率:
动销率越大,说明产品市场需求越高;
产品基数:
产品基数越大,说明市场竞争越大;
搜索量:
搜索量越大,说明产品越受消费者青睐。
E
NEWS
实时大屏
帮助你分析旺季销售数据
Shopee大数据分析 - 知虾数据 - Shopee功能 - 实时大屏,数据每小时采集更新一次,实现多店铺实时监控、订单信息自动同步、店铺销售数据实时更新,帮助你在寸秒寸金的旺季大促节日,轻松掌握大促人-货-场,追踪各项数据表现,精准掌控旺季大促节奏,明确优化目标,爆单不停息!


● 年终旺季销量异常波动,如何做好销售诊断?
● 增加了广告预算销量却没提升,哪里出了问题?
● 如何更好地分析商品数据,促进转化?
相信大部分卖家都有过以上的疑问?对于Shopee中小卖家而言,特别是新手,在日常运营过程中普遍会遇到此类难题。
那么,该如何解决?
首先,要懂得看数据:对各项数据报表进行归整;
其次,要会分析数据:从数据中去发现问题所在;
最后,调整运营决策:对有问题的数据进行优化。
看到这里,相信大家应该明白“数据”与Shopee店铺爆单息息相关。今天,萌啦科技将和大家一起聊聊数据分析在Shopee运营中的作用及高效的数据分析方法。

萌啦科技在卖家群和论坛上,时常会看到有很多卖家在求助,如何做数据分析。虽然大家都了解数据的重要性,但说到做报表和数据分析却不知从何下手。有卖家表示,看着后台的数据都不知道咋分析,没有思路,感觉好难;还有卖家连数据标准都没弄明白,遇到不同的情况该如何分析、寻找原因及应对。

事实上,不管是做数据报表还是数据分析应用,部分中小卖家可能还停留在人工处理纸质或电子Excel表格的阶段,这个过程需要耗费大量的人力与时间成本,而且数据管理的成效甚微。
做Shopee数据分析时
你可能会遇到以下问题
不知道该看哪个表
数据报表太多,很难快速下载整合。
不知道该怎么分析
数据项太繁杂,很难针对性地分析。
不知道如何找问题
数据变化太快,很难找出异常数据。

如今,数据已覆盖到各行各业,深入到我们的工作、生活和学习的每一个场景中。对于Shopee店铺管理运营人员来说,也全面步入数据化精细运营时代。从选品、发货、库存、推广,再到买家搜索、下单和评价,可以说每一个运营环节都脱离不了数据的支撑。
而在这背后,面对缜密的数据报表,如何有效地进行数据分析以辅助决策是Shopee卖家们在推动业务增长过程中非常关键的一环。
因此,每一位Shopee卖家都必须学会做数据分析,这也是一项精细化的运营工作。只有建立体系化的数据分析思维,利用数据把控运营的每个关键环节,你才能紧跟平台或竞争对手的变化而做出相应的策略调整,有机会在竞争中占据优势。
需要注意的是,切勿盲目和粗暴分析,否则可能将影响你的整体运营策略。

在一些实际应用场景中,数据分析其实并没有想象中那么复杂。那么,一名专业的Shopee运营需要做哪些数据分析,或者说重点分析哪些数据?

知虾数据中的「行业分析」、「产品分析」、「竞争分析」、「热搜词分析」、「实时大屏」5大功能,全方位助力广大Shopee卖家更好地做数据分析,发现问题和增长点,快速推动业务增长。
A
NEWS
行业分析
帮助你分析市场整体热度变化
结合行业数据,判断经营概况,当前功能包括行业趋势分析及行业构成分析。
举个例子:
通过「飙升行业」Top榜,你可以分析市场整体热度的变化,从而分析是否要调整店铺的运营策略。我们分析当前类目的行业趋势,根据销量Top榜行业内容分析飙升原因,了解带动行业飙升的潜力产品,并添加到店铺中,紧跟当下消费趋势,提升店铺流量。

通过「热销行业」Top榜的详情页,充分了解热销行业的销量趋势,以及子行业的销量概况,帮助Shopee卖家快速定位自己的产品,同时也可以帮助你来挖掘市场红蓝海,发现市场机会。

B
NEWS
产品分析
帮助你分析商品薄弱环节
通过「热销产品」,你可以按特定指标查看不同类目的热销产品Top榜,了解市场的需求,有利于自己选品。


举个例子:
点击热销产品进入产品详情分析的页面,可根据不同维度深入分析竞品的基本信息,快速了解竞品的数据情况,实行弯道超车也可以提防竞品的超越。

卖家可以根据不同维度分析产品数据,比如:
①通过销售数据明细,了解产品每日销售数据,发现市场消费趋势;
②通过活动营销分析,发现大力推广、广告花费多的商品,销量和毛利润是否符合预期;
③通过引流词分析,发现当下热销品热门引流词,可以参考并优化自己的产品标题。
C
NEWS
竞争分析
帮助你分析店铺薄弱环节

用户通过「竞店分析」授权添加自己店铺后,就能挖掘竞品店铺信息,用户可以根据智能推荐的结果对竞品店铺进行监控,根据其展示的竞店威胁指数,针对性优化自己店铺、产品,拆分竞店竞争力,提高自身店铺竞争力。
D
NEWS
热搜词分析
帮助你发现广告关键词
通过「热销词」「飙升热词」,根据不同指标选择查看不同类目下的热销词以及相关的销售数据,将这些热搜词添加在产品标题中或者作为广告的关键字都能大大提高产品的搜索量。



卖家可更多的关注以下三个维度:
动销率:
动销率越大,说明产品市场需求越高;
产品基数:
产品基数越大,说明市场竞争越大;
搜索量:
搜索量越大,说明产品越受消费者青睐。
E
NEWS
实时大屏
帮助你分析旺季销售数据
Shopee大数据分析 - 知虾数据 - Shopee功能 - 实时大屏,数据每小时采集更新一次,实现多店铺实时监控、订单信息自动同步、店铺销售数据实时更新,帮助你在寸秒寸金的旺季大促节日,轻松掌握大促人-货-场,追踪各项数据表现,精准掌控旺季大促节奏,明确优化目标,爆单不停息!





广东
12-26 周五











